TorchV AIS用户手册
本手册面向 AIS 平台的所有使用者与管理者,系统介绍平台主要功能、典型操作方式和模块职责,帮助读者快速了解平台能力并在日常工作中高效使用各项功能。
文档说明
- 适用对象:平台普通用户、知识库维护人员、运营人员、产品经理及系统管理员。
- 使用方式:可按目录直接查阅目标模块,也可按章节顺序系统了解 AIS 平台的整体能力。
- 内容范围:覆盖首页、工作台、知识管理、知识加工、应用中心、运营中心及后台管理等核心模块。
- 阅读建议:普通用户可优先阅读“平台概览与快速入口”“知识生产与知识管理”“应用与运营”;管理员建议继续阅读“系统管理与平台配置”。
阅读约定
- 文档中的“操作步骤”用于说明推荐的标准使用路径。
- “功能特点”用于帮助读者快速理解该功能的业务价值和适用场景。
- “表单字段说明”用于解释关键输入项或配置项的含义。
- “注意事项”用于提示高风险操作、前置条件或容易忽略的限制。
目录
- 第一部分 平台概览与快速入口
- 第1章 主页
- 第2章 工作台
- 第二部分 知识生产与知识管理
- 第3章 知识库
- 第4章 测试知识库
- 第5章 知识加工
- 第三部分 应用与运营
- 第6章 应用中心
- 第7章 运营中心
- 第四部分 系统管理与平台配置
- 第8章 管理中心概览
- 第9章 通用设置
- 第10章 模型管理
- 第11章 系统管理
- 第12章 账号权限
- 第13章 安全审计
- 第14章 内容与工具
- 第15章 开放平台与财务中心
第一部分 平台概览与快速入口
帮助用户快速认识 AIS 平台的首页结构、常用入口与个人工作台能力。
第1章 主页
主页是用户进入 AIS 平台后的首个界面,主要承担平台总览、快捷入口和常用辅助能力的展示功能。
页面简介
主页页面位于 主页 路径下,首页用于集中展示常用知识入口、推荐知识库、热门文档、知识动态和热门应用,帮助用户快速进入常用业务。
该页面主要承载的业务包括:集中展示常用知识地图、推荐知识库和热门应用入口;帮助用户快速查看近期热门文档和知识动态;提供 AI 对话、通知、版本记录、问题反馈等快捷操作入口。

主页介绍

- 功能说明:查看首页中的快捷入口、推荐知识库、热门文档、知识动态和热门应用等核心内容。
- 操作步骤:
- 进入系统首页。
- 查看页面中的快捷入口、推荐知识库、热门文档、知识动态和热门应用模块。
- 按需点击对应卡片或入口进入下级页面。
- 功能特点:首页聚合了常用入口与动态信息,适合作为日常使用的总览页;卡片类入口点击后会直接跳转到对应知识库或应用。
- 补充说明:首页布局支持组件化配置编辑,仅限超级管理员账号拥有配置权限,具体配置操作参考自定义工作台概览
全局知识库内容AI检索问答
功能说明:通过页面右侧的
AI 对话入口打开智能助手侧边栏,对全局知识库内容进行统一检索和提问。
操作步骤:
- 在首页右侧点击
AI 对话入口。 - 在右侧侧边栏中确认已进入智能助手界面。
- 在输入框中输入问题或检索内容后发送。
- 根据返回结果继续追问或调整检索内容。
- 在首页右侧点击
功能特点:入口固定在页面右侧浮动工具栏中,便于在首页任意位置快速发起检索;适合跨知识库进行统一问答和内容搜索。
补充说明:该能力更适合在浏览主页时临时发起问答,不需要先进入某个具体知识库。
查看系统通知
功能说明:通过页面右侧的通知入口进入系统通知列表,查看通知标题、发布日期和阅读日期。

操作步骤:
- 在首页右侧点击通知图标入口。
- 进入系统通知页面后,在左侧选择
系统通知分类。 - 在右侧列表中查看通知标题、发布日期和阅读日期等信息。
功能特点:通知页采用左侧分类、右侧列表的结构,便于统一查看系统消息;列表中可直接判断通知是否已阅读以及发布时间。
补充说明:当通知数量较多时,可通过分页继续查看后续通知内容。
查看版本记录
功能说明:通过页面右侧的版本记录入口查看 AIS 版本说明、发布日期和更新内容。

操作步骤:
- 在首页右侧点击版本记录图标入口。
- 进入版本说明页面后,在左侧版本列表中选择目标版本。
- 在右侧查看发布日期、版本类型、重点更新、新增功能、优化改进和问题修复等内容。
功能特点:适合集中查看系统版本迭代内容和功能更新记录;左侧支持按版本号快速切换,便于对比不同版本说明。
补充说明:版本说明页面会同时展示当前系统版本和 License 有效期,便于核对版本状态与授权周期。
问题反馈

- 功能说明:通过首页右下角浮动工具栏打开问题反馈入口,跳转到外部反馈表单提交系统问题。
- 操作步骤:
- 在首页右下角点击展开浮动工具栏。
- 将鼠标移动到铅笔图标,可见“问题反馈”提示。
- 点击问题反馈按钮后进入外部反馈页面。
- 功能特点:入口位于右下角浮动工具栏中,不在首页主体内容区;点击后会跳转到外部问题反馈页面。
- 注意事项:点击该入口会离开当前首页,打开新的外部反馈页面。
授权信息
功能说明:通过右下角头像菜单打开授权信息详情弹窗,查看当前系统授权与版本信息。

操作步骤:
- 在首页右下角点击头像,展开个人菜单。
- 点击菜单中的
授权信息。 - 在弹窗中查看客户名称、客户编码、License 编码、内核版本、版本号、验证方式和授权期限等信息。
功能特点:适合快速核对当前系统授权状态与版本信息;信息以只读方式展示,不涉及编辑操作。
补充说明:该功能入口位于右下角个人头像菜单中,通常用于排查授权有效期或确认当前系统版本。
修改密码
功能说明:通过右下角头像菜单打开修改密码弹窗,完成登录密码更新。

操作步骤:
- 在首页右下角点击头像,展开个人菜单。
- 点击菜单中的
修改密码。 - 依次输入原密码、新密码和确认新密码。
- 点击
确定提交修改。
功能特点:密码修改入口位于个人头像菜单中,便于用户自助更新账户密码;表单要求填写原密码和两次新密码,降低误改风险。
表单字段说明:
原密码:用于校验当前登录身份。新密码:输入新的登录密码。确认新密码:再次输入新密码,确保与上方保持一致。注意事项:提交前应确认两次输入的新密码一致,否则可能无法完成修改。
第2章 工作台
工作台聚合了个人常用内容、访问记录、关注与收藏,并提供自定义布局能力。
页面简介
工作台页面位于 工作台 路径下,工作台页面用于集中展示个人常用内容,并提供工作台首页的个性化配置入口。用户可在该页面查看最近访问、推荐知识库、热门应用、热门知识库、我的关注和我的收藏等模块,也可通过设置进入自定义工作台进行布局与组件管理。
该页面主要承载的业务包括:集中展示最近访问、关注、收藏和推荐内容,帮助用户快速进入常用业务;通过工作台首页聚合知识库与应用入口,降低日常查找成本;支持进入自定义工作台,对布局和组件进行个性化配置。
工作台主页面概览

- 功能说明:查看工作台首页中的主要内容分区、个人知识库信息和页面设置入口。
- 操作步骤:
- 进入工作台页面。
- 查看顶部个人知识库名称、容量信息以及页面右上角的设置按钮。
- 浏览页面中的最近访问、推荐知识库、热门应用、热门知识库、我的关注和我的收藏等模块。
- 功能特点:工作台首页聚合了常用内容展示区,适合作为日常使用的统一入口;页面右上角提供设置入口,可进一步进入自定义工作台
- 补充说明:工作台以内容展示和快速跳转为主,部分模块为空时会展示空状态占位
最近访问查看
功能说明:查看近期访问过的文档或内容,并快速再次进入。

操作步骤:
- 进入工作台页面。
- 在最近访问模块中查看文档名称、所属知识库、修改时间和访问时间。
- 按需点击列表中的目标内容进入详情页。
功能特点:适合回访最近处理过的文档或资料;列表提供访问时间和修改时间,便于判断最近使用情况
关注与收藏查看
功能说明:查看热门知识库、我的关注和我的收藏内容,便于快速回访重点资料。

操作步骤:
- 进入工作台页面并滚动到关注与收藏区域。
- 在“我的关注”中切换知识库或文档标签查看已关注内容。
- 在“我的收藏”中查看已收藏文档,并按需使用右侧操作图标进行取消。
功能特点:将关注与收藏内容集中展示,适合管理个人常用资料;支持区分知识库、文档与收藏内容,信息结构更清晰
补充说明:当热门应用或推荐知识库暂无数据时,会在对应区域显示空状态提示
推荐知识库设置
功能说明:打开推荐知识库设置弹窗,查看当前已配置内容并进入新增操作。

操作步骤:
- 在工作台页面的推荐知识库模块点击编辑或设置入口。
- 在设置弹窗中查看当前推荐知识库列表。
- 点击新增入口,继续添加推荐知识库内容。
功能特点:推荐知识库通过弹窗统一管理,便于集中维护展示内容;设置弹窗中可直接衔接新增配置流程
新增推荐知识库
- 功能说明:新增一条推荐知识库卡片配置,填写标题、跳转地址和图片信息。
- 操作步骤:
- 在推荐知识库设置弹窗中点击新增入口。
- 填写标题和 URL 等基础信息。
- 选择图片规格并上传封面图后提交保存。
- 功能特点:支持配置标题、跳转链接和图片,便于生成首页推荐卡片;图片区分默认图和大图规格,适配不同展示场景
- 表单字段说明:
标题:推荐知识库卡片的显示名称,为必填项。URL:卡片点击后的跳转地址。图片:用于展示推荐卡片封面,支持上传 jpg、jpeg、png 等图片格式。
推荐知识库必填校验
功能说明:查看推荐知识库新增表单中的必填校验提示。

操作步骤:
- 进入推荐知识库新增表单。
- 不填写标题等必填项直接点击确定。
- 查看表单中的红色错误提示,并按提示补全内容后重新提交。
功能特点:保存前会对必填字段进行校验,降低空数据提交风险
注意事项:出现校验提示时,需先补全必填项后才能成功保存
自定义工作台概览
功能说明:进入自定义工作台页面后查看布局列表、模块区域和保存入口。

操作步骤:
- 在工作台页面点击设置并进入自定义工作台。
- 查看左侧布局列表与右侧各布局区域。
- 按需对页面结构进行调整后点击更新保存。
功能特点:支持按布局块管理工作台页面,适合统一维护首页结构;左侧布局列表与右侧预览区域联动,便于定位当前编辑内容
添加布局模块
功能说明:通过添加模块菜单向自定义工作台中新增布局类型。

操作步骤:
- 进入自定义工作台页面。
- 点击顶部“添加模块”按钮。
- 在下拉菜单中选择需要的布局类型并插入到页面中。
功能特点:支持通栏、主次布局、侧主布局、双栏、三栏等多种布局类型;新增布局后可继续配置其中的组件内容
组件设置
功能说明:在布局区域中为组件选择类型并填写显示标题。


操作步骤:
- 在自定义工作台页面中定位目标布局区域。
- 点击区域右侧的设置入口打开组件设置抽屉。
- 选择组件类型、填写显示标题后点击确定保存。
功能特点:组件设置抽屉支持选择推荐知识库、快捷入口、热门应用、动态、我的关注、我的收藏等组件;部分组件仅在特定布局下可选,减少不兼容配置
表单字段说明:
组件选择:用于指定当前布局区域承载的组件类型。显示标题:配置当前组件在工作台中的展示名称,为必填项。
删除布局
功能说明:删除自定义工作台中的某个布局区域,并通过确认框完成二次确认。

操作步骤:
- 在自定义工作台页面中找到目标布局区域。
- 点击布局右侧删除入口。
- 在确认弹窗中确认删除,或取消返回继续编辑。
功能特点:删除操作带二次确认,可降低误删布局的风险
注意事项:删除布局后,该区域中的组件配置会一并移除,保存前请确认无误
第二部分 知识生产与知识管理
介绍知识资产从创建、整理、调试到自动化加工的核心功能,适用于知识库建设与维护人员。
第3章 知识库
知识库模块用于统一浏览、检索和创建平台内的知识资产,是知识管理的核心入口。
页面简介
知识库页面位于 知识库 路径下,知识库页面用于统一查看企业内全部知识库或个人知识库,并支持按分类、标签和关键词快速检索目标知识库,也可以从这里进入知识库创建流程。
该页面主要承载的业务包括:集中管理企业内的知识库资产,方便统一浏览和进入详情页;支持通过分类、标签和关键词快速缩小检索范围,提升查找效率;提供创建知识库入口,便于新建通用知识库或数据库直连知识库。

知识库列表

- 功能说明:查看全部知识库或我的知识库列表,并从卡片进入目标知识库。
- 操作步骤:
- 进入知识库页面。
- 在页面顶部切换“全部知识库”或“我的知识库”。
- 查看知识库卡片中的名称、嵌入模型、简介、标签、创建人和容量信息。
- 点击目标知识库卡片进入对应知识库页面。
- 功能特点:列表页以卡片方式展示知识库基础信息,便于快速浏览和进入详情;顶部标签页可切换查看全部知识库或仅查看当前用户相关知识库。
分类筛选

- 功能说明:通过左侧分类树搜索和筛选知识库分类。
- 操作步骤:
- 查看页面左侧分类侧边栏。
- 在“搜索分类”输入框中输入分类名称,或直接在分类树中展开对应节点。
- 点击目标分类后查看右侧知识库列表变化。
- 功能特点:左侧分类树支持按业务分类组织知识库,适合先按目录缩小范围;分类搜索与分类树可以配合使用。
标签筛选

- 功能说明:打开标签筛选面板,通过标签条件过滤知识库列表。
- 操作步骤:
- 点击页面顶部的“标签”按钮。
- 在标签面板中搜索或选择目标标签。
- 点击“搜索”后查看符合条件的知识库列表。
- 功能特点:标签筛选适合跨分类快速聚合某一主题或业务标签下的知识库;标签面板支持搜索标签,便于从较多标签中快速定位。
搜索知识库

- 功能说明:通过页面顶部搜索框按知识库名称检索目标知识库。
- 操作步骤:
- 在页面顶部的“搜索知识库”输入框中输入关键词。
- 按回车或点击搜索图标执行检索。
- 在结果列表中确认目标知识库并点击进入。
- 功能特点:适合已知知识库名称或关键词时快速定位目标知识库;搜索结果仍会保留卡片信息,方便直接确认并进入。
- 补充说明:本次示例以“测试知识库”为关键词进行检索。
创建知识库

- 功能说明:进入创建知识库页面,配置基础信息、权限和高级参数后创建新的知识库。
- 操作步骤:
- 点击页面右上角“创建知识库”按钮。
- 在创建页面中选择知识库类型并填写知识库名称、分类、简介和标签。
- 按需设置权限配置、协作者以及高级配置中的嵌入模型、解析配置和切分模式。
- 确认信息后点击“创建知识库”。
- 功能特点:创建页面同时支持通用知识库和数据库直连两类创建方式;高级配置中可以设置 Embedding 模型、解析模式和文档切分模式。
- 注意事项:创建前需要至少填写知识库名称等必要信息,否则右侧创建进度不会完成;不同知识库类型的适用场景不同,选择前需先确认数据来源。
第4章 测试知识库
测试知识库用于展示单个知识库内的内容管理、调试和接口能力,适合作为知识库深入使用参考。
页面简介
测试知识库页面位于 知识库 > 测试知识库 路径下,测试知识库页面用于进入单个知识库后的日常管理与调试工作,既可查看知识库基础信息、文档目录和热门文档,也可继续完成内容创建、文件导入、数据源同步、检索调试、问答调试和 API 文档查看。
该页面主要承载的业务包括:集中承载单个知识库的查看、构建、导入、调试和开放接口能力;支持通过目录树、上传入口、模版库和数据源同步持续补充知识内容;支持在同一页面内完成检索效果验证、问答效果验证以及接口接入说明查看。

知识库首页与基础信息

- 功能说明:查看知识库首页中的基础信息、知识库 ID、关注入口以及首页模块总览。
- 操作步骤:
- 进入测试知识库页面后默认停留在“主页”。
- 查看页面顶部的知识库名称、创建人、创建时间、向量模型、维度、知识库 ID 和
加关注按钮。 - 继续查看首页中的
快捷入口、知识库动态和热门文档模块。
- 功能特点:首页是进入单个知识库后的总览入口,可先确认知识库基础配置是否正确;知识库 ID 支持复制,便于后续接口对接和配置引用
- 表单字段说明:
知识库ID:页面顶部展示当前知识库唯一 ID,适合用于接口或配置联动。加关注:可将当前知识库加入关注列表,便于后续快速访问。 - 补充说明:当前页面中的
快捷入口和知识库动态模块处于空状态,界面会显示空态提示
热门文档查看

- 功能说明:在首页下方查看热门文档列表、最近查看时间和浏览次数,并从列表进入目标文档。
- 操作步骤:
- 在知识库首页向下查看
热门文档区域。 - 阅读列表中的序号、名称、所有者、最近查看时间和浏览次数。
- 点击目标文档名称,例如
普陀山.pdf,进入对应文档。
- 在知识库首页向下查看
- 功能特点:热门文档区适合快速识别近期高频访问内容;列表中的文档名称可直接作为进入文档内容的入口
- 表单字段说明:
列表字段:当前可见序号、名称、所有者、最近查看、详情。
文档搜索与目录导航

- 功能说明:通过左侧目录树浏览文件夹和文档,并借助内部导航在主页、调试页和 API 文档之间切换。
- 操作步骤:
- 查看左侧侧边栏顶部的知识库名称和
快速搜索文档标题输入框。 - 在侧边栏中使用
主页、知识库调试、API文档三个内部导航入口切换页面。 - 在
全部 (31)下方浏览当前知识库中的文件夹与文档结构。
- 查看左侧侧边栏顶部的知识库名称和
- 功能特点:左侧侧边栏同时承载页面导航和文档目录导航,是知识库内最核心的入口区域;目录树适合按层级浏览文件夹和文档
- 表单字段说明:
内部导航:当前包含主页、知识库调试、API文档三个页面级入口。 - 补充说明:左侧底部会展示当前知识库已使用空间,例如
已使用 1.54 MB
文档标题搜索(示例)

- 功能说明:在左侧搜索框中输入关键词,快速定位知识库内的目标文档标题。
- 操作步骤:
- 在
快速搜索文档标题输入框中输入 示例关键词普陀山。 - 观察下拉提示结果中的命中文档,例如
普陀山.pdf。 - 按需点击提示项进入对应文档。
- 在
- 功能特点:适合已知文档标题关键词时快速定位,不需要手动展开目录树;搜索提示区支持直接展示命中的文档标题
- 表单字段说明:
演示关键词:普陀山命中结果:下拉提示中命中普陀山.pdf。 - 补充说明:本节使用的是 示例 检索关键词,只演示搜索与命中效果
根目录新建菜单

- 功能说明:通过目录根节点右侧的
+按钮打开创建菜单,选择不同类型的知识内容创建方式。 - 操作步骤:
- 在左侧目录树顶部找到
全部 (31)行。 - 点击右侧的
+图标展开新建菜单。 - 按需选择
创建文件夹、创建空白文档、模版创建文档、创建在线表格、新建QA对、WEB网页、上传文件、导入为在线文档。
- 在左侧目录树顶部找到
- 功能特点:根目录新建菜单覆盖了知识库内大多数内容创建方式;无需先进入具体文档,即可从目录层级直接发起创建
- 表单字段说明:
创建项:当前菜单可见创建文件夹、创建空白文档、模版创建文档、创建在线表格、新建QA对、WEB网页、上传文件、导入为在线文档。
根目录更多操作

- 功能说明:通过根目录右侧更多菜单执行刷新、展开全部和批量操作。
- 操作步骤:
- 在左侧目录树顶部找到
全部 (31)行。 - 点击右侧的更多图标。
- 按需选择
刷新、展开全部或批量操作。
- 在左侧目录树顶部找到
- 功能特点:适合对当前知识库目录进行整体刷新或批量处理前的准备;展开全部有助于快速浏览较深层级的目录结构
- 表单字段说明:
菜单项:当前可见刷新、展开全部、批量操作。
目录项操作

- 功能说明:对某个具体目录项打开上下文菜单,执行创建、重命名、删除、复制和移动等操作。
- 操作步骤:
- 在左侧目录树中选中一个目录项,例如
操作手册编写。 - 点击该目录项右侧的更多操作图标。
- 在菜单中查看该目录项支持的创建项与操作项。
- 在左侧目录树中选中一个目录项,例如
- 功能特点:目录项菜单同时支持在当前目录下继续创建内容,以及对当前目录执行维护操作;适合在已有目录结构上继续细化文档管理
- 表单字段说明:
操作项:当前可见重命名、删除、复制、移动。 - 注意事项:不同类型的目录项可见菜单项可能不同,应以页面实际显示为准
创建文件夹(示例)

- 功能说明:通过创建文件夹弹窗录入目录名称,演示在知识库目录中新增文件夹的操作方式。
- 操作步骤:
- 在目录项操作菜单中点击
创建文件夹。 - 在弹窗输入框中填写 示例 目录名
2026操作手册演示目录。 - 确认名称无误后点击
创建完成新增。
- 在目录项操作菜单中点击
- 功能特点:创建文件夹适合先规划知识库目录结构,再继续补充文档内容;目录命名可按项目、部门或业务主题统一规范
- 表单字段说明:
演示目录名:2026操作手册演示目录 - 注意事项:示例中的目录名称为 示例 演示数据,正式使用时请按实际业务命名
侧边栏导入区

- 功能说明:通过左侧侧边栏底部的
导入 / 拖拽或点击区域,直接上传本地文件。 - 操作步骤:
- 在左侧侧边栏底部找到
导入 / 拖拽或点击区域。 - 将文件拖拽到该区域,或点击后从本地选择文件。
- 等待系统开始执行导入流程。
- 在左侧侧边栏底部找到
- 功能特点:这是除首页卡片外,另一个常用的本地文件导入入口;适合在浏览目录时顺手补充新文件
- 注意事项:大文件导入前建议先确认知识库剩余空间是否满足要求
新建内容

- 功能说明:通过首页
新建卡片进入新内容创建菜单,开始新建文档、表格、QA 对等内容。 - 操作步骤:
- 在知识库首页点击
新建卡片。 - 在下拉菜单中选择目标创建类型。
- 进入对应创建流程后继续补充内容。
- 在知识库首页点击
- 功能特点:首页卡片式入口更适合从总览页直接开始知识构建;与左侧目录新建菜单相比,首页入口更偏向首屏快捷操作
- 表单字段说明:
入口说明:新建卡片副标题为新建文档开始写作。
上传菜单

- 功能说明:通过首页
上传卡片选择本地文件、在线文档或批量 QA 导入方式。 - 操作步骤:
- 在知识库首页点击
上传卡片。 - 在下拉菜单中选择
上传文件、导入为在线文档或批量导入QA对。 - 进入对应导入流程后继续补充导入数据。
- 在知识库首页点击
- 功能特点:上传卡片集中承载了知识导入的主要入口;批量导入 QA 对适合快速构建结构化问答知识
- 表单字段说明:
上传方式:当前支持上传文件、导入为在线文档、批量导入QA对。 - 补充说明:除首页上传卡片外,左侧侧边栏还提供
拖拽或点击导入区
模版库(示例)

- 功能说明:打开模版库后按分类和关键词搜索模板,并使用模板快速创建内容。
- 操作步骤:
- 在知识库首页点击
模版库卡片。 - 在弹窗中切换
全部或TorchV管理分类。 - 在搜索框中输入 示例关键词
周报,查看命中的模板结果。 - 按需点击模板卡片中的
预览或使用。
- 在知识库首页点击
- 功能特点:模版库适合复用固定结构的文档模板,减少重复编辑;模板支持分类筛选和关键词检索
- 表单字段说明:
演示关键词:周报 - 补充说明:本节使用 示例关键词检索模板,仅演示筛选与查看效果
数据源同步

- 功能说明:通过首页
数据源同步卡片选择第三方数据源接入方式。 - 操作步骤:
- 在知识库首页点击
数据源同步卡片。 - 在下拉菜单中选择
OSS数据源(S3协议)或飞书知识库文档。 - 进入对应数据源配置流程。
- 在知识库首页点击
- 功能特点:数据源同步适合将外部知识源持续接入当前知识库;可见入口已经覆盖对象存储和飞书知识库文档两类来源
- 表单字段说明:
数据源类型:当前可见OSS数据源(S3协议)、飞书知识库文档。 - 注意事项:接入第三方数据源前,应先准备对应平台的连接信息和访问权限
检索调试参数

- 功能说明:在
检索调试标签下调整召回和重排参数,并准备输入检索内容。 - 操作步骤:
- 在左侧导航中点击
知识库调试,保持检索调试标签选中。 - 查看
召回数量、知识库alpha、文档聚合排序、重排模型等参数。 - 在右侧输入框准备输入检索内容。
- 在左侧导航中点击
- 功能特点:检索调试只验证召回效果,不会走完整的大模型回答链路;适合先验证知识命中质量,再继续做问答调试
- 表单字段说明:
关键参数:当前可见召回数量、知识库alpha、文档聚合排序、重排模型。
检索调试演示(示例)

- 功能说明:输入 示例 检索语句后查看召回结果、耗时和切片查看入口。
- 操作步骤:
- 在
检索调试页输入 示例查询普陀山项目相关内容。 - 执行检索后查看右侧召回结果。
- 查看总耗时、token 数、命中文档和
查看切片入口。
- 在
- 功能特点:召回结果会展示命中文本片段及其评分信息;适合直接验证某个查询是否能命中预期文档
- 表单字段说明:
演示检索词:普陀山项目相关内容命中文档:本次演示命中普陀山.pdf。
问答调试参数与对话区

- 功能说明:在
问答调试标签下调整检索参数、回答参数,并使用右侧对话区进行问答验证。 - 操作步骤:
- 进入
知识库调试页面后切换到问答调试标签。 - 在左侧查看
上下文数量、召回数量、知识库alpha、选择模型等参数。 - 在右侧对话区查看欢迎提示、
清空对话、输入框和深度思考开关。
- 进入
- 功能特点:问答调试会联动检索与模型回答两个阶段,适合验证最终问答效果;对话区支持重复提问和多轮调试
- 表单字段说明:
关键参数:当前可见上下文数量、召回数量、知识库alpha、选择模型、拼接邻近文本片数量。 - 注意事项:修改参数后建议重新提问,以确认配置变更是否生效
Prompt编写与发布

- 功能说明:在问答调试页中编写 Prompt、插入变量,并通过
发布配置按钮发布当前调试配置。 - 操作步骤:
- 在问答调试左侧找到
编写Prompt区域。 - 查看系统提供的变量
${context}与${quest{context} 与 - 按需修改 Prompt 内容,完成后点击
发布配置。
- 在问答调试左侧找到
- 功能特点:Prompt 区域支持直接编辑回答约束,是问答效果调优的重要入口;
发布配置用于将当前调试配置发布出去 - 表单字段说明:
可插入变量:当前可见${context}和${q{context} 和 - 注意事项:修改 Prompt 前建议先保留可复用版本,避免误覆盖有效配置
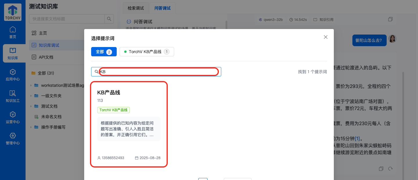
Prompt模版(示例)

- 功能说明:通过
Prompt模版弹窗检索提示词模板,并将合适模板应用到当前问答调试配置中。 - 操作步骤:
- 在问答调试页点击
Prompt模版。 - 在弹窗中切换分类并在搜索框中输入 示例关键词
KB。 - 查看命中的提示词模板结果,并按需点击
应用。
- 在问答调试页点击
- 功能特点:Prompt 模板适合复用已有提示词规范,减少重复编写;弹窗支持分类筛选和关键词检索
- 表单字段说明:
演示关键词:KB - 补充说明:本节仅演示模板搜索与选择效果,未实际覆盖线上 Prompt
问答调试演示(示例)

- 功能说明:在问答调试中输入 示例问题后查看答案正文、耗时、引用和结果操作入口。
- 操作步骤:
- 在问答调试右侧输入框中输入 示例问题
普陀山怎么去?。 - 等待系统生成回答。
- 查看答案正文、回答耗时、模型名称和
知识引用入口。
- 在问答调试右侧输入框中输入 示例问题
- 功能特点:问答结果会展示答案正文以及本次生成耗时;回答区域支持查看知识引用,并可继续进行复制或再次生成等后续操作
- 表单字段说明:
演示问题:普陀山怎么去? - 补充说明:实际联调中,对缺少依据的问题,系统会返回
提供的内容不足以回答该问题
API文档
- 功能说明:查看当前知识库的开放接口文档目录、接口说明和调用示例。
- 操作步骤:
- 在左侧导航中点击
API文档。 - 在页面左侧目录树中选择目标章节。
- 在右侧阅读接口地址、Header 要求、参数说明和错误码等内容。
- 在左侧导航中点击
- 功能特点:API 文档页适合开发接入时快速定位接口能力与调用要求;左侧目录和右侧正文联动,便于按主题阅读
- 表单字段说明:
文档内容:当前页面提供接口说明、Header、请求参数、响应示例和错误编码等内容。
第5章 知识加工
知识加工模块用于把触发条件、AI 能力、知识库操作和通知动作串联成自动化流程。
页面简介
知识加工页面位于 知识加工 路径下,知识加工用于管理企业内部的自动化流程资产,覆盖流程列表浏览、流程创建、触发条件配置、执行动作编排、调试验证、运行记录追踪和版本回溯。产品经理或运营人员可在该模块中把事件触发、知识库操作、AI处理和通知动作串成可复用的自动化流程。
该页面主要承载的业务包括:把流程从创建、配置、调试到发布和下线的完整生命周期统一收敛到一个模块中;支持把 Webhook、定时任务与 AI、知识库、检索、工具和通知动作组合成自动化执行链路;支持通过权限、检查单、历史版本和运行记录降低误配置风险,并提升流程排障效率。
### 搜索与筛选(示例)

- 功能说明:在流程列表中输入关键词并结合未启用筛选,快速定位目标流程。
- 操作步骤:
- 点击
未启用筛选项。 - 在
搜索流程输入框中输入 示例关键词手册演示并按回车。 - 查看筛选结果中仅保留匹配的目标流程卡片。
- 点击
- 功能特点:适合流程数量较多时快速缩小排查范围;关键词检索可与状态筛选联动使用
- 表单字段说明:
示例关键词:手册演示状态筛选:未启用
更多操作菜单

- 功能说明:在流程卡片右上角打开更多菜单,查看编辑和删除入口。
- 操作步骤:
- 在目标流程卡片右上角点击
更多图标。 - 查看下拉菜单中的
编辑和删除入口。 - 按需进入编辑页或继续执行删除确认。
- 在目标流程卡片右上角点击
- 功能特点:更多菜单把低频但重要的管理动作集中收纳,减少卡片视觉干扰;适合在列表页直接完成流程维护动作
- 表单字段说明:
菜单能力:编辑 / 删除
流程编辑器总览

- 功能说明:进入流程编辑器后查看流程名称、描述、顶部工具栏和节点画布,理解流程编排的整体结构。
- 操作步骤:
- 点击任一流程卡片进入编辑页。
- 在页面顶部查看流程名称、流程描述,以及
权限配置 / 检查单 / 历史版本 / 运行记录 / 调试 / 保存 / 发布工具栏。 - 继续查看中部画布,确认
触发条件 -> 执行动作 -> 流程结束的基础节点链路,以及画布中的新增节点按钮和缩放控件。
- 功能特点:编辑器同时覆盖基础信息维护、流程编排和发布前检查;节点画布适合从业务视角快速理解流程执行顺序
- 表单字段说明:
顶部工具:权限配置 / 检查单 / 历史版本 / 运行记录 / 调试 / 保存 / 发布 - 补充说明:本次实际使用
手册演示_知识加工流程演示编辑、调试和发布链路
触发条件选择

- 功能说明:在触发条件抽屉中切换可用触发器类型,查看 Webhook 与定时触发两类入口。
- 操作步骤:
- 点击画布中的触发节点。
- 在右侧抽屉点击切换图标,进入
触发条件选择页。 - 查看可选触发器
Webhook和定时触发。
- 功能特点:Webhook 适合被外部系统事件触发;定时触发适合做周期性知识加工和批处理任务
- 表单字段说明:
触发器类型:Webhook / 定时触发
Webhook触发配置(示例)

- 功能说明:配置 Webhook 触发器的地址、关键词过滤和 JSON 参数示例,确保外部请求满足触发条件。
- 操作步骤:
- 在触发器配置页查看系统生成的 Webhook 地址,并按需点击
复制。 - 在关键词区域分别输入
知识入库和文档同步作为触发关键字。 - 将参数格式切换为
JSON,并填写 示例参数{"title":"普陀山周报","content":"请整理知识库更新重点"}。
- 在触发器配置页查看系统生成的 Webhook 地址,并按需点击
- 功能特点:关键词过滤可以减少无关请求触发流程;JSON 参数示例有助于联调外部系统和调试流程
- 表单字段说明:
关键词1:知识入库关键词2:文档同步参数格式:JSON示例参数:{"title":"普陀山周报","content":"请整理知识库更新重点"} - 补充说明:页面会提示妥善保管 Webhook 地址,避免被外部误用
执行动作选择

- 功能说明:打开执行动作抽屉,查看知识库、AI、检索、逻辑/工具、通知等动作分类和可选节点。
- 操作步骤:
- 点击执行动作节点。
- 在右侧抽屉查看页签
知识库 / AI / 检索 / 逻辑/工具 / 通知。 - 切换到
AI页签,查看AI大模型和参数提取动作入口。
- 功能特点:知识库类动作支持创建节点、写入文档和读取文档;逻辑/工具类动作支持 HTTP 请求、流程变量和条件分支等流程控制能力;通知类动作支持将流程结果推送到外部渠道
- 表单字段说明:
动作分类:知识库 / AI / 检索 / 逻辑/工具 / 通知
AI大模型配置(示例)

- 功能说明:配置 AI 大模型节点的模型、问题变量和高级参数,定义流程中的 AI 处理动作。
- 操作步骤:
- 在执行动作中选择
AI大模型。 - 查看默认模型
doubao-1.5-pro-256k。 - 在问题输入区点击变量插入按钮,选择步骤变量
1. title。 - 展开
高级设置并开启多样性控制(Temperature)。
- 在执行动作中选择
- 功能特点:问题输入区支持直接引用上游步骤变量;Temperature 适合控制生成内容的保守程度或发散程度
- 表单字段说明:
模型:doubao-1.5-pro-256k问题变量:1. title高级参数:多样性控制(Temperature)
权限配置

- 功能说明:设置流程的可见范围和协作者管理规则,明确谁可以访问与维护该流程。
- 操作步骤:
- 点击顶部
权限配置按钮。 - 查看
成员可见(默认)和公开可见两种权限模式。 - 在
协作者管理区域查看当前协作者列表,并按需保存调整。
- 点击顶部
- 功能特点:成员可见更适合内部协作场景;公开可见适合需要更大范围共享流程但仍需控制编辑权限的场景
- 表单字段说明:
权限模式:成员可见(默认) / 公开可见
添加协作者(示例)

- 功能说明:在权限配置中打开添加协作者弹窗,通过个人成员搜索快速定位候选协作者。
- 操作步骤:
- 在权限配置抽屉点击
添加协作者。 - 切换到
个人页签。 - 在成员姓名搜索框输入 示例关键词
赵,查看匹配的候选成员。
- 在权限配置抽屉点击
- 功能特点:支持按组织、团队、个人三个维度添加协作者;搜索方式适合组织成员较多时快速定位目标协作者
- 表单字段说明:
示例搜索关键词:赵搜索结果示例:赵高峰 - 补充说明:本次仅演示搜索结果,未实际提交新增协作者
检查单

- 功能说明:通过检查单快速验证当前流程节点是否存在配置异常。
- 操作步骤:
- 点击顶部
检查单按钮。 - 查看弹层中的节点校验结果。
- 确认无误后关闭检查单,继续保存、发布或调试。
- 点击顶部
- 功能特点:检查单适合在发布前做一次快速质量校验;能帮助产品经理或配置人员在调试前先发现明显缺项
- 表单字段说明:
本次校验结果:无异常节点
历史版本

- 功能说明:查看流程的草稿版与已发布版历史,支持重命名、查看和回退。
- 操作步骤:
- 点击顶部
历史版本按钮。 - 查看当前草稿版本和已发布版本的版本号、状态与时间。
- 按需使用
重命名、查看或回退操作。
- 点击顶部
- 功能特点:历史版本适合在持续迭代流程时保留稳定版本;回退能力能降低错误发布后的恢复成本
- 表单字段说明:
版本状态:编辑中 / 已发布
运行记录

- 功能说明:按日期范围查看流程历史运行结果,区分成功与失败次数,并进入详情页做回溯。
- 操作步骤:
- 点击顶部
运行记录按钮。 - 查看日期筛选区、
累计运行 / 运行成功 / 运行失败统计卡和下方记录表格。 - 按需点击某条记录右侧
详情进入具体运行详情。
- 点击顶部
- 功能特点:运行记录适合定位流程是否稳定、失败是否集中发生;成功与失败同屏展示,便于快速判断流程健康度
- 表单字段说明:
本次记录统计:累计运行 2 / 运行成功 1 / 运行失败 1
调试失败

- 功能说明:在流程被禁用的情况下启动调试,页面会直接返回失败提示,提醒先启用流程。
- 操作步骤:
- 点击顶部
调试按钮。 - 在调试参数中输入 示例 JSON 后点击
开始调试。 - 若当前流程处于禁用状态,调试详情会直接提示触发失败。
- 点击顶部
- 功能特点:调试前应先确认流程开关已启用;失败原因会直接体现在调试详情面板中,便于快速排障
- 表单字段说明:
失败提示:触发失败: 工作流未启用 - 补充说明:本次实际验证中,禁用流程后再次调试,系统直接返回未启用提示
删除流程确认

- 功能说明:在列表页删除流程时,系统会弹出二次确认框,避免误删流程资产。
- 操作步骤:
- 在流程卡片的更多菜单中点击
删除。 - 查看确认框中的删除提示。
- 按需点击
取消或删除。
- 在流程卡片的更多菜单中点击
- 功能特点:删除前的二次确认可以降低误删风险;适合清理测试流程或失效流程资产
- 注意事项:删除流程后无法恢复,应先确认该流程不再需要使用
- 补充说明:本次实际删除了草稿流程
流程58038,页面提示删除成功
第三部分 应用与运营
介绍应用创建、发布、调试以及运营分析相关能力,适用于产品、运营和业务管理人员。
第6章 应用中心
应用中心用于统一管理应用市场、我的应用和模板市场中的应用资产。
页面简介
应用中心页面位于 应用中心 路径下,应用中心用于统一管理应用市场、我的应用和模板市场中的应用资产。管理员可在该模块中查看模板与市场应用、创建个人应用、配置知识库与界面参数、调试问答效果、绑定企业渠道并完成分享发布。
该页面主要承载的业务包括:统一承载应用从浏览、创建、配置、调试到发布运营的完整生命周期;支持通过模板市场和我的应用快速沉淀可复用的 ChatBot、Editor、LiteAgent 应用能力;支持在同一后台内完成知识库绑定、Prompt 调优、成员权限、企业渠道接入和分享发布。

应用中心总览


- 功能说明:查看应用中心首页中的三类应用入口,包括应用市场、我的应用和模板市场。
- 操作步骤:
- 进入应用中心后,先查看顶部的
应用市场、我的应用、模板市场三个页签。 - 观察页签下方的关键词搜索框、标签筛选区以及应用卡片列表。
- 按需在不同页签之间切换,查看对应的应用来源和使用入口。
- 进入应用中心后,先查看顶部的
- 功能特点:应用市场用于浏览可直接体验的系统应用;我的应用用于管理个人已创建的应用;模板市场用于基于官方模板快速派生新应用
- 表单字段说明:
页面入口:应用市场 / 我的应用 / 模板市场 - 补充说明:本节同时覆盖主页面总览、我的应用列表和模板市场入口三个视角
我的应用搜索与筛选(示例)

- 功能说明:在我的应用页中输入关键词并结合标签筛选,快速定位目标应用。
- 操作步骤:
- 切换到
我的应用页签。 - 在关键词输入框中输入 示例关键词
手册演示。 - 查看筛选结果中仅保留匹配的目标应用卡片。
- 切换到
- 功能特点:适合应用数量较多时快速定位目标应用;支持与标签筛选联动缩小结果范围
- 表单字段说明:
演示关键词:手册演示演示标签:测试+应用中心 - 补充说明:本节使用 示例关键词,仅演示搜索与筛选效果
卡片快捷操作


- 功能说明:在我的应用卡片上执行复制应用 ID 和删除应用等快捷操作。
- 操作步骤:
- 将鼠标聚焦到目标应用卡片右上方的快捷操作区域。
- 点击复制图标,查看页面右上角的
复制成功提示。 - 点击删除图标,查看删除确认提示,按需选择取消或确认。
- 功能特点:卡片快捷操作适合在列表页快速处理常见管理动作;删除前会出现二次确认提示,避免误删
- 表单字段说明:
复制结果:点击复制图标后,页面出现复制成功!提示。 - 注意事项:删除应用会同步清理该应用产生的历史记录,应谨慎确认
添加应用(示例)


- 功能说明:通过添加应用弹窗填写应用类型、图标、标签、名称和简介,完成新应用创建。
- 操作步骤:
- 在
我的应用页签点击右上角添加应用。 - 选择应用类型
ChatBot 智能问答,并通过快捷选取选择应用图标。 - 搜索并选择应用标签
测试+应用中心。 - 输入 示例应用名称
手册演示_ChatBot_20260311和简介用于演示应用中心操作手册的创建流程。。 - 点击
确定提交后,列表中会新增创建成功的应用卡片。
- 在
- 功能特点:添加应用弹窗覆盖了应用创建所需的基础信息;模板化图标和标签搜索可减少创建时的人工录入成本
- 表单字段说明:
应用类型:ChatBot 智能问答应用标签:测试+应用中心示例应用名称:手册演示_ChatBot_20260311示例应用简介:用于演示应用中心操作手册的创建流程。 - 补充说明:本节实际完成了一次应用创建,页面提示
创建成功!
模板运行页与创建应用

- 功能说明:进入模板市场中的官方模板运行页,查看模板问答入口并通过
创建应用直接生成个人应用。 - 操作步骤:
- 切换到
模板市场页签,点击模板卡片进入运行页。 - 查看页面顶部的
创建应用和返回按钮,以及下方的问答输入区。 - 点击
创建应用后,页面会弹出成功提示,并在我的应用中生成模板副本。
- 切换到
- 功能特点:模板运行页既可直接体验模板能力,也可一键复制为个人应用;页面同时提供大模型切换和
深度思考入口 - 表单字段说明:
模板名称:强知识库问答助手验证结果:点击创建应用后页面提示添加成功。
基础配置

- 功能说明:在 ChatBot 编辑后台中维护应用基础信息,并查看 AccessToken 等开发信息。
- 操作步骤:
- 进入任一 ChatBot 应用的编辑后台。
- 默认打开
基础配置,查看应用类型、名称、图标、标签和简介。 - 向下查看
开发信息区域中的 AccessToken 和复制入口。
- 功能特点:基础配置用于维护应用最基本的展示信息;开发信息适合在接入 SDK 或开放接口时引用
- 表单字段说明:
开发字段:AccessToken
知识库配置

- 功能说明:为 ChatBot 应用绑定团队知识库,并通过分类、搜索和勾选完成知识源管理。
- 操作步骤:
- 在左侧菜单进入
知识库配置。 - 查看知识库绑定说明、分类树、知识库搜索框和已选数量。
- 按需搜索并勾选要绑定的知识库,最后点击
确定保存。
- 在左侧菜单进入
- 功能特点:知识库配置决定 ChatBot 回答时的知识来源范围;支持通过分类树和关键词搜索快速定位目标知识库
- 表单字段说明:
已选知识库:页面可见已选2个知识库。
界面配置

- 功能说明:调整应用的文本、颜色和其他界面参数,并在右侧实时预览区查看效果。
- 操作步骤:
- 在左侧菜单进入
界面配置。 - 查看
文本配置、颜色配置和其他配置各项参数。 - 观察右侧预览区随配置项展示的聊天窗口效果。
- 在左侧菜单进入
- 功能特点:界面配置支持统一调整欢迎语、标题、签名和主题色;右侧预览区可用于实时验证配置效果
导航配置


- 功能说明:维护常见问题导航列表,并通过新增问题弹窗录入新的导航条目。
- 操作步骤:
- 进入
导航配置页面,查看问题标题、是否QA、创建时间等筛选项。 - 点击
新增问题打开录入弹窗。 - 输入 示例问题标题
请假审批流程,将排序调整为2,确认字段填写效果。
- 进入
- 功能特点:导航配置适合维护首页或侧边栏中的常见问题入口;新增问题弹窗支持设置是否 QA 和排序值
- 表单字段说明:
示例问题标题:请假审批流程示例 排序:2
参数配置


- 功能说明:在参数配置页中维护大模型参数、检索参数和回复策略,并可通过测试模型验证当前模型可用性。
- 操作步骤:
- 进入
参数配置,默认查看大模型参数。 - 点击
测试模型按钮验证当前模型状态。 - 切换到
检索配置,查看上下文数量、召回数量、重排模型、回复方式和对话方式等参数。
- 进入
- 功能特点:大模型测试可提前暴露模型不可用问题;检索配置决定知识召回数量、重排策略和回复方式
- 表单字段说明:
测试结果:页面提示该模型不可用,请更换或联系管理员!
Prompt编写


- 功能说明:在 Prompt 编写页中维护系统指令,并通过提示词模板库搜索并引用已有模板。
- 操作步骤:
- 切换到
Prompt编写页签,查看系统指令、查询重写、意图拆解和用户生成四个阶段。 - 在系统指令区域查看变量标签和当前 Prompt 内容。
- 点击
Prompt模版打开模板库,输入 示例关键词KB进行搜索。
- 切换到
- 功能特点:Prompt 编写页适合对 ChatBot 的回答风格和约束进行精细化控制;模板库搜索可快速复用现有 Prompt 方案
- 表单字段说明:
模板搜索关键词:KB - 补充说明:模板搜索仅演示筛选效果,未执行模板应用
对话调试与发布



- 功能说明:在对话调试页中临时调整 Prompt、参数与知识库选择,执行 示例 问答验证,并在满意后发布配置。
- 操作步骤:
- 进入
对话调试页面,展开参数配置和知识库选择。 - 在提问框输入 示例问题
企业制度里关于请假审批有什么要求?并发送。 - 查看问答结果、重试/复制/点赞等反馈操作。
- 点击
发布配置查看发布确认提示。
- 进入
- 功能特点:调试页中的参数修改是临时生效,只有发布后才会写回正式配置;可在同一页面内同时验证 Prompt、检索参数和知识库选择
- 表单字段说明:
示例问题:企业制度里关于请假审批有什么要求?实际返回:页面返回抱歉,AI服务暂时不可用,请稍后再试。 - 注意事项:点击
发布配置后会影响正式应用参数,因此本次仅演示确认弹窗,未真正发布
成员管理


- 功能说明:设置应用的可见范围,并通过添加协作者弹窗搜索组织、团队或个人成员。
- 操作步骤:
- 进入
成员管理页面,查看成员可见和公开可见两种范围。 - 点击
添加成员打开协作者弹窗。 - 切换到
个人页签,并输入 示例关键词赵搜索个人成员。
- 进入
- 功能特点:成员管理用于控制应用可见范围和访问成员;添加协作者支持组织、团队、个人三种维度
- 表单字段说明:
示例 成员搜索:赵 - 补充说明:当前成员管理页面显示为未添加成员的空状态
企业集成




- 功能说明:查看三方渠道绑定卡片,并分别配置钉钉、企业微信和飞书的机器人绑定参数。
- 操作步骤:
- 进入
企业集成页面,查看钉钉、企业微信、飞书三张渠道卡片。 - 分别点击每张卡片下的
配置按钮查看绑定弹窗。 - 核对各平台要求的凭证字段和回调域名。
- 进入
- 功能特点:企业集成用于将应用接入企业沟通平台;三个平台的必填凭证字段存在差异,应按各自文档填写
- 表单字段说明:
钉钉字段:clientId / clientSecret / 回调域名企业微信字段:企业corpId / 应用密钥 / 应用agentId / 应用配置token / 密钥配置飞书字段:App ID / App Secret / Encrypt Key / Verify Token
分享与发布




- 功能说明:在分享与发布模块中完成应用市场上架确认、SDK 分享、钉钉分享链接查看和 OAuth 配置提醒查看。
- 操作步骤:
- 进入
分享&发布页面,默认查看分享应用市场。 - 点击
上架查看应用市场上架确认提示。 - 切换到
分享平台,查看SDK分享链接和一键嵌入代码。 - 继续切换到
钉钉和OAuth查看对应分享链接与配置提醒。
- 进入
- 功能特点:分享与发布既包含面向应用市场的上架动作,也包含面向外部渠道的分享方式;SDK、钉钉和 OAuth 三种分享方式适用的接入场景不同
- 注意事项:上架确认后应用会出现在应用市场中,本次仅演示确认弹窗,未执行正式上架
运营记录


- 功能说明:在运营模块中查看对话记录和反馈记录,支持按条件筛选并导出结果。
- 操作步骤:
- 进入
对话记录页面,查看日期范围、问题描述、用户名称等筛选项,以及列表中的实际会话数据。 - 切换到
反馈记录页面,查看反馈类型、处理状态等筛选项。 - 按需点击
导出获取对应记录。
- 进入
- 功能特点:对话记录用于查看用户提问和模型回复明细;反馈记录用于跟踪用户反馈类型和处理情况
应用首页运行态


- 功能说明:从编辑后台返回应用首页,查看会话历史、问答输入区和历史会话的检索过程明细。
- 操作步骤:
- 进入应用首页后,先查看左侧会话历史和
新建会话入口。 - 观察右侧的问答输入区、模型选择和发送控件。
- 点击已有历史问题,展开对应的
检索过程和回答结果。
- 进入应用首页后,先查看左侧会话历史和
- 功能特点:应用首页展示的是最终用户实际使用的问答界面;历史会话可回看具体检索过程和回答结果
不同应用类型后台差异


- 功能说明:对比 Editor 与 LiteAgent 两类应用的编辑后台菜单结构,确认不同应用类型的配置能力差异。
- 操作步骤:
- 分别进入
写作助手(Editor)和晓琴的Agent(LiteAgent)的编辑后台。 - 观察左侧配置菜单和发布菜单的结构差异。
- 根据应用类型确认当前后台支持的配置项范围。
- 分别进入
- 功能特点:Editor 后台菜单更偏向写作和知识库能力;LiteAgent 后台菜单保留了界面配置、对话调试和企业集成等运行能力
第7章 运营中心
运营中心面向运营和管理人员,用于持续观察知识资产、模型调用和反馈处理效果。
页面简介
运营中心页面位于 运营中心 路径下,运营中心用于从运营视角统一查看知识资产、模型调用、问答反馈和反馈处理的全链路数据。产品经理或运营人员可在同一模块中完成指标监控、趋势分析、问题定位、问答回溯和差评处理。
该页面主要承载的业务包括:把知识库活跃度、文档热度和引用率集中展示,帮助判断知识资产建设是否有效;把模型消耗、调用量、失败量和调用明细放到统一面板,便于快速识别成本热点与性能风险;把问答明细、反馈分析和差评处理串成闭环,支持从问题发现到知识补录的运营改进流程。

知识资产分析总览

- 功能说明:查看知识资产分析页中的核心指标、热门知识库排行和热门文档排行,判断当前知识建设与使用成效。
- 操作步骤:
- 进入
知识资产分析后,先查看顶部的总知识库数量、总文档数、活跃文档数量和知识引用率。 - 继续查看中部的
热门知识库排行和热门文档排行,识别当前被频繁访问和引用的内容。 - 结合环比变化,判断知识资产是否在持续增长、是否存在热度集中或活跃度下降问题。
- 进入
- 功能特点:首页适合用于做知识运营周报或月报的快速巡检;排行区可以辅助判断哪些知识库值得继续投入维护,哪些知识库需要运营激活
- 表单字段说明:
核心指标:总知识库数量 / 总文档数 / 活跃文档数量 / 知识引用率
知识资产增长趋势
- 功能说明:通过今天、本周、本月和自定义时间区间查看知识库数量与文档数量趋势,评估知识建设节奏。
- 操作步骤:
- 在
知识资产增长趋势区域点击今 天、本 周、本 月等快捷按钮切换统计周期。 - 需要精细分析时,可切换到
自定义并使用起止日期输入框指定时间范围。 - 结合图例中的
文档数和知识库数,判断新增节奏是否匹配实际运营目标。
- 在
- 功能特点:趋势图适合判断知识建设是短期冲量还是持续增长;快捷时间按钮可减少日常巡检时的筛选成本
- 表单字段说明:
时间快捷项:今天 / 本周 / 本月 / 自定义
模型监控分析总览

- 功能说明:查看模型调用消耗、调用量、响应时长、失败次数,以及模型使用分布和高消耗应用排行。
- 操作步骤:
- 进入
模型监控分析后,先查看顶部的 Token 消耗、API 调用次数、平均响应时间和失败次数。 - 继续查看
模型使用分布,识别当前高占比模型与主要消耗来源。 - 再查看右侧的
高消耗应用排行,定位最需要关注的高成本应用。
- 进入
- 功能特点:这一页适合用于产品经理和运营同看成本、性能和使用分布;高消耗应用排行可帮助优先定位最值得优化的应用
- 表单字段说明:
监控指标:总 Token 消耗 / API 调用次数 / 平均响应时间 / 总失败次数
模型监控时间范围切换
- 功能说明:通过时间范围下拉切换近7天、近30天、近6个月等周期,观察模型表现的时间差异。
- 操作步骤:
- 点击页面顶部的时间范围下拉框。
- 查看弹层中提供的
近7天、近30天、近6个月等快捷项。 - 按需切换不同周期,观察统计指标和分布排行随时间变化的差异。
- 功能特点:适合做短周期异常排查与长周期趋势复盘;周期切换后,指标卡片和排行列表会同步刷新
- 表单字段说明:
时间范围:近7天 / 近30天 / 近6个月
模型调用统计筛选(示例)
- 功能说明:在模型调用统计表中按模型 Code 检索,快速定位单个模型的调用量、失败量与消耗情况。
- 操作步骤:
- 在
模型调用统计区域的搜索框中输入 示例关键词qwen3。 - 点击
查 询后,查看表格中仅保留匹配模型 Code 的统计结果。 - 结合调用总量、失败量和 Token 消耗,评估该模型的投入产出。
- 在
- 功能特点:适合用来快速核对某个模型是否在近期被异常调用;也可作为模型替换或成本评估时的依据
- 表单字段说明:
示例模型 Code:qwen3
模型调用明细筛选(示例)
- 功能说明:在模型调用明细中结合调用行为与模型名称查询具体调用记录,定位真实成本来源。
- 操作步骤:
- 在
模型调用明细中打开调用行为下拉,选择LLM对话。 - 在模型名称输入框中输入 示例关键词
qwen3。 - 点击
查 询后,查看筛选后的调用时间、模型、Token 消耗和金额。
- 在
- 功能特点:适合用于定位某类调用行为对应的成本明细;查询结果可直接为模型调优、限流或替换提供依据
- 表单字段说明:
调用行为:LLM对话示例模型名称:qwen3
问答反馈分析总览
- 功能说明:查看累计问答量、累计反馈量、满意度、反馈率、未解决问题占比,以及问题分类分布和趋势图。
- 操作步骤:
- 进入
问答反馈分析后,先查看顶部的问答与反馈核心指标。 - 继续查看
问题分类分析、高频问题词云和应用满意度排行。 - 结合下方趋势区判断近期问答量和满意度是否出现异常波动。
- 进入
- 功能特点:这页适合用来判断问答系统的整体用户感知与质量健康度;问题分类与趋势图适合帮助产品经理判断优化优先级
- 表单字段说明:
反馈指标:累计问答量 / 累计反馈量 / 反馈满意度 / 反馈率 / 未解决问题占比
AI优化建议
- 功能说明:点击 AI 优化建议按钮,根据当前统计数据尝试生成优化方向和运营建议。
- 操作步骤:
- 在
AI优化建议区域点击生成AI优化建议。 - 等待系统生成优化建议结果。
- 若当前 AI 服务不可用,页面会在区域内给出失败提示。
- 在
- 功能特点:该能力适合把统计面板进一步转成可执行的优化方向;当 AI 服务异常时,也能直接在页面上看到失败提示,便于排查
- 表单字段说明:
当前返回:抱歉,AI服务暂时不可用,请稍后再试 - 补充说明:本次实际点击后,页面返回的是服务不可用提示
问答明细筛选(示例)
- 功能说明:在问答明细中按问题描述和用户名称查询,快速回看具体问答记录。
- 操作步骤:
- 进入
问答明细后,在问题描述中输入 示例关键词普陀山。 - 在用户名称中输入 示例值
谢晓琴。 - 点击
查 询后,查看筛选后的问答记录列表。
- 进入
- 功能特点:适合在用户投诉或产品验收时快速回溯某次问答;支持从问题和用户两个维度缩小范围
- 表单字段说明:
示例问题描述:普陀山示例用户名称:谢晓琴
对话记录详情
- 功能说明:打开单条问答记录详情弹窗,查看问题描述和完整回答内容。
- 操作步骤:
- 在筛选结果中点击目标记录右侧
查看详情。 - 在弹窗中查看问题描述与消息内容。
- 必要时关闭弹窗并回到列表继续排查其他记录。
- 在筛选结果中点击目标记录右侧
- 功能特点:详情弹窗适合做精细化问答复盘;可以辅助确认用户看到的实际回答是否符合预期
- 表单字段说明:
详情示例问题:普陀山怎么去?
反馈明细筛选(示例)
- 功能说明:在反馈明细中按反馈来源、提问问题、反馈类型和处理状态查询待处理差评记录。
- 操作步骤:
- 进入
反馈明细后,在反馈来源中输入 示例值官网Bot,在提问问题中输入今天是几号。 - 将反馈类型切换为
不满意,处理状态切换为待处理。 - 点击
查 询后,查看匹配的反馈记录。
- 进入
- 功能特点:该页适合运营人员日常筛选待处理负向反馈;可把来源、问题、反馈类型和处理状态组合起来精确定位问题
- 表单字段说明:
示例反馈来源:官网Bot示例提问问题:今天是几号反馈类型:不满意处理状态:待处理
反馈明细展开详情
- 功能说明:展开单条反馈记录,查看反馈人、问题类型和问题描述等补充信息。
- 操作步骤:
- 在反馈记录行左侧点击
展开行。 - 查看展开后的补充信息区域,确认反馈人、问题类型和问题描述。
- 如需继续处理,可直接使用同一行中的
处理入口。
- 在反馈记录行左侧点击
- 功能特点:展开详情适合在不离开列表页的情况下快速补充上下文;能帮助运营判断该问题属于知识缺失、无效回答还是其他异常
- 表单字段说明:
问题类型示例:无效回答
反馈处理流程
- 功能说明:打开反馈处理弹窗,查看将问题回流为运营知识的三步处理流程。
- 操作步骤:
- 在反馈记录行点击
处理。 - 查看弹窗中的三步流程:
新增运营知识的类型、知识库选择、新增文本。 - 根据当前问题类型选择新增文本或增加相似问法的处理方式。
- 在反馈记录行点击
- 功能特点:该流程把负向反馈直接转化为知识修复动作;适合把运营处理闭环沉淀进知识库
- 表单字段说明:
处理步骤:新增运营知识的类型 / 知识库选择 / 新增文本
反馈处理知识库选择
- 功能说明:在反馈处理流程中进入知识库选择步骤,为问题回流选择目标知识库。
- 操作步骤:
- 在处理弹窗中切换到
知识库选择。 - 查看候选知识库列表和分页控件。
- 按需选择知识库后再进入下一步文本补录。
- 在处理弹窗中切换到
- 功能特点:该步骤用于决定差评问题要回流到哪个知识库;列表方式适合在已有大量知识库时做集中筛选和选择
- 表单字段说明:
补充说明:未选择知识库时直接点击新增文本,页面会提示请选择知识库。 - 补充说明:本次实际验证中,未选择知识库直接进入第三步会收到
请选择知识库提示
第四部分 系统管理与平台配置
介绍平台配置、权限、安全、内容工具与开放能力等后台管理模块,适用于管理员与平台维护人员。第8章 管理中心概览
页面简介
### 模块导航
- **系统管理**:维护平台基础配置、模型、知识库规则、敏感词、字典和术语等系统能力。
- **账号权限**:维护角色、组织、团队和人员,确保平台权限结构与组织关系保持一致。
- **安全审计**:查看系统日志、登录设备与安全策略配置,用于风险排查和安全治理。
- **内容与工具**:维护通知、标签、提示词、文档模板、水印和下载中心等内容工具能力。
- **开放平台与财务中心**:管理三方平台接入、开放密钥、费用明细与资源包等对外能力和资源使用信息。
使用建议
- 首次进入管理中心时,建议先熟悉各模块职责,再进入具体页面执行配置。
- 涉及权限、安全、开放密钥和费用的操作建议由具备管理员权限的人员统一维护。
- 对平台影响较大的配置变更,建议先确认业务范围、影响对象和回滚方式,再执行保存或发布操作。
第9章 通用设置
页面简介
### 基础信息编辑(示例)
- 功能说明:在不提交真实变更的前提下,演示系统名称、宣传语和版权信息的编辑方式,帮助管理员理解配置输入逻辑。
- **操作步骤**:
- 在 `系统名称` 中输入 示例值 `AIS操作手册演示系统`。
- 在 `宣传语` 中输入 示例值 `print('欢迎使用AIS演示环境')`。
- 在 `版权信息` 中输入 示例值 `© 2026 TorchV Demo`。
- 确认输入完成后,可继续点击 `提交` 保存,或刷新页面放弃本次修改。
- **功能特点**:系统名称、宣传语和版权信息都支持直接在当前页内联编辑;本次仅演示输入态,不提交 示例数据,避免污染线上品牌信息
- **表单字段说明**:\ `示例系统名称`:`AIS操作手册演示系统`\ `示例宣传语`:`print('欢迎使用AIS演示环境')`\ `示例版权信息`:`© 2026 TorchV Demo`
- **注意事项**:修改后若点击 `提交`,会直接影响系统展示信息,应先确认内容已通过审核
系统Logo预览
- 功能说明:通过预览弹窗放大查看当前系统 Logo,适合在更换素材前先确认现有展示效果。
- **操作步骤**:
- 在 `系统Logo` 区域点击 `预览`。
- 查看弹窗中的大图预览效果。
- 确认无误后点击右上角关闭按钮返回表单。
- **功能特点**:预览能力适合在不改配置的情况下先复核当前 Logo;对于品牌升级或素材更换前的确认流程很有帮助
- **表单字段说明**:\ `预览入口`:`预览`
系统Logo更换入口
- 功能说明:验证现有 Logo 的更换入口和上传要求,明确素材替换前需要关注的文件格式和尺寸限制。
- **操作步骤**:
- 在 `系统Logo` 区域点击 `删除`,把当前 Logo 区块切换到 `上传图片` 状态。
- 查看上传入口下方的提示信息,确认支持 `jpg / jpeg / png`,文件大小不超过 `1MB`,推荐比例 `1:1`。
- 按要求选择新图片后,再点击 `提交` 才会真正完成 Logo 更换。
- **功能特点**:这一页没有独立的“更换 Logo”按钮,当前实际流程是先删除当前展示,再进入上传态;上传要求写得比较明确,适合产品或品牌同学提前准备合规素材
- **表单字段说明**:\ `支持格式`:`jpg / jpeg / png`\ `文件大小`:`不超过 1MB`\ `推荐比例`:`1:1`
- **注意事项**:本次实际验证中,点击 `删除` 后页面会立即切到上传态,没有二次确认提示
- **补充说明**:本次未提交新的 Logo;刷新页面后,原 Logo 会重新恢复显示
系统名称必填校验
- 功能说明:验证系统名称为空时的前端校验反馈,帮助管理员理解该页的最低保存要求。
- **操作步骤**:
- 清空 `系统名称` 输入框。
- 点击 `提交`。
- 查看系统名称下方出现的错误提示 `请输入系统名称`。
- **功能特点**:系统名称是保存本页配置的必填项;校验会直接在字段下方提示,便于定位具体缺失项
- **表单字段说明**:\ `错误提示`:`请输入系统名称`
- **注意事项**:出现校验提示后,需要先补齐系统名称,再次点击 `提交` 才能保存成功
提交保存
- 功能说明:在恢复原始内容后点击提交,验证页面能够成功保存并给出明确反馈。
- **操作步骤**:
- 确认 `系统名称 / 宣传语 / 系统Logo / 版权信息` 已调整为期望值。
- 点击 `提交`。
- 观察页面右侧出现的成功提示 `更新成功`,确认本次配置已经保存。
- **功能特点**:保存反馈比较直接,适合在改完品牌信息后做快速确认;本次实际验证中,使用原始值重新提交,系统返回 `更新成功`
- **表单字段说明**:\ `成功提示`:`更新成功`
- **补充说明**:系统名称修改后,浏览器标签标题会同步显示对应名称,说明该字段会直接影响页面展示口径
第10章 模型管理
页面简介
### 模型列表查看与管理
- 功能说明:查看当前系统内已经配置的模型,并从卡片区域直接进入复刻、编辑、删除和上架下架操作。
- **操作步骤**:
- 进入模型管理页面。
- 在模型卡片区域查看模型品牌、模型名称、模型用途标签和接口信息。
- 按需使用卡片右上角 `复刻`、底部 `编辑`、`删除` 和 `上架/下架` 开关。
- **功能特点**:页面以卡片形式集中展示多种模型配置,便于统一维护和快速识别。
新增大语言模型
- 功能说明:新增大语言模型配置。
- **操作步骤**:
- 点击页面右上角 `新增模型`。
- 保持默认的 `大语言模型` 用途。
- 依次填写模型名称、模型简介、模型编码、接口模式、模型品牌、模型接口地址、模型密钥。
- 根据需要继续配置是否推理模型、推理引擎、输入输出 token 价格、限流、上下文长度、Token 上限、多模态模型、是否发布上线。
- 点击 `确定` 完成创建。
- **功能特点**:创建前需确认模型接口地址和密钥可正常调用,避免保存后不可用。
- **表单字段说明**:\ `接口模式`:支持 `OpenAI兼容` 和 `云厂商` 两种接入方式。\ `模型品牌`:用于标识模型所属厂商。\ `新增密钥`:支持补充多个密钥输入项。\ `推理引擎`:当前可见 `vllm`、`mindie`。
模型品牌选择
- 功能说明:在新增或编辑模型时选择模型品牌。
- **操作步骤**:
- 在模型弹窗中点击 `模型品牌` 下拉框。
- 在展开的品牌列表中选择目标品牌。
- 选中后继续完善其他配置。
- **功能特点**:当前可见品牌包括火山引擎、通义千问、DeepSeek、月之暗面、智谱AI、零一万物、百川智能、MiniMax、开源中国、文心一言等。
新增 Embedding 模型
- 功能说明:新增 Embedding 模型配置。
- **操作步骤**:
- 打开 `新增模型` 弹窗。
- 将模型用途切换为 `Embedding模型`。
- 填写模型名称、模型简介、模型编码、接口模式、品牌、接口地址和模型密钥。
- 配置推理引擎、输入 token 价格、向量维度、单次处理最大行数、单行最大处理 Token 数、最大输入 token 数和指定输出向量维度参数。
- 设置是否发布上线后提交。
- **功能特点**:Embedding 模型更关注向量维度和批量处理能力配置。
新增 Rerank 模型
- 功能说明:新增 Rerank 模型配置。
- **操作步骤**:
- 打开 `新增模型` 弹窗。
- 将模型用途切换为 `Rerank模型`。
- 填写模型基础信息与接口信息。
- 配置推理引擎、输入 token 价格、最大输入 token、单次请求最大 Document 数、单行最大输入 Token。
- 设置是否发布上线后提交。
- **功能特点**:Rerank 模型重点维护重排请求规模和输入限制。
新增 OCR 模型
- 功能说明:新增 OCR 识别模型配置。
- **操作步骤**:
- 打开 `新增模型` 弹窗。
- 将模型用途切换为 `OCR识别`。
- 填写模型名称、模型简介、模型编码、模型品牌、模型接口地址、模型密钥和 `accessKey`。
- 选择 OCR 推理引擎。
- 设置是否发布上线并提交。
- **功能特点**:OCR 模型不展示大语言模型的 token、上下文等参数,而是突出 OCR 接口认证和 OCR 厂商配置。
- **表单字段说明**:\ `推理引擎`:当前可见 `百度`、`火山引擎`、`阿里云`、`PaddleOCR`、`EasyOCR`、`TesseractOCR`。
复刻模型
- 功能说明:基于已有模型快速复制出一份新的模型配置。
- **操作步骤**:
- 在目标模型卡片右上角点击 `复刻`。
- 系统自动带出原模型的大部分参数。
- 修改模型名称、模型编码、密钥或其他差异配置。
- 点击 `确定` 生成新模型。
- **功能特点**:适合快速复用已有配置,减少重复录入。
编辑模型

- 功能说明:修改已有模型配置。
- **操作步骤**:
- 在目标模型卡片底部点击 `编辑`。
- 在弹窗中修改模型基础信息、接口信息、模型密钥和运行参数。
- 点击 `确定` 保存变更。
- **功能特点**:编辑时会自动回填现有配置,适合对已建模型做小范围调整。
- **注意事项**:修改接口地址、密钥或关键参数后,建议同步验证模型调用结果。
删除模型
- 功能说明:删除不再使用的模型配置。
- **操作步骤**:
- 在目标模型卡片底部点击 `删除`。
- 在确认框中点击 `确定` 删除,或点击 `取消` 放弃操作。
- **功能特点**:删除前提供二次确认,降低误删风险。
- **注意事项**:删除后该模型配置将不可继续使用,操作前应确认业务侧已不再依赖该模型。
第11章 系统管理
页面简介
### 系统管理-知识库配置
- 功能说明:知识库配置用于统一查看知识库容量、空间限制和单条配置入口,是系统管理默认落入的页面。
- **页面可用入口**:`搜索知识库名称`、类型下拉、`查询`、`重置`、`默认配置`、`批量修改`、单条 `编辑`
- **列表字段**:`知识库名称 / 创建者 / 创建时间 / 类型 / 已使用大小 / 空间限制 / 操作`
1. 查询与类型筛选
- 操作步骤:
- 在搜索框输入知识库名称关键词,例如 `测试`。
- 在类型下拉中选择 `团队`。
- 点击 `查询` 查看筛选结果。
- **实际结果**:页面会返回符合条件的知识库列表,并在底部显示总条数。
2. 默认配置弹窗
- 触发方式:点击页面右上方 默认配置。
- **弹窗用途**:统一设置 `团队知识库` 和 `个人知识库` 的默认空间限制。
- **弹窗字段**:`团队知识库空间`、`个人知识库空间`、容量单位下拉、`取消`、`保存`
- **使用建议**:这里改的是后续默认空间规则,不是对当前某一条知识库立即改单条值。
3. 批量修改弹窗
- 触发方式:先勾选列表中的知识库,再点击 批量修改。
- **弹窗字段**:`新空间限制`、单位下拉、受影响条数提示、`取消`、`确定`
- **注意事项**:未勾选知识库时,`批量修改` 按钮为禁用状态。
4. 单条空间限制行内编辑
- 触发方式:点击某条知识库右侧 编辑。
- **实际行为**:不是弹窗,而是当前行切换为行内编辑状态。
- **可编辑内容**:容量值、容量单位、`确认`、`取消`
- **适用场景**:只调整某一个知识库的空间限制时使用。
系统管理-全局设置
- 功能说明:全局设置用于统一配置系统默认模型和一组检索、问答参数,属于系统级默认能力入口。
- **页面可用入口**:`重置`、`保存`、各类模型下拉、各项 `测试模型` 按钮、参数滑杆、开关、回复方式和对话方式选择
- **重要配置区**:`Prompt编写`、`参数配置`
1. 模型下拉与测试入口
- 可配置模型:大模型编码、Embedding模型、多模态模型、OCR模型、重排模型
- **操作方式**:
- 点击模型下拉查看可用模型列表。
- 选择目标模型。
- 点击对应的 `测试模型` 验证可用性。
- **说明**:本次实际页面中,大模型下拉可见 `qwen3-32b`、`DeepSeek-V3`、`Kimi-K2` 等多个模型选项。
2. 测试模型成功反馈
- 触发方式:点击任一模型行右侧 测试模型。
- **实际结果**:页面右上角出现成功提示 `该模型可用!`。
- **注意事项**:本次仅验证测试按钮,不直接点击 `保存`,避免改动线上默认配置。
系统管理-敏感词设置
- 功能说明:敏感词设置用于维护输入拦截、检索屏蔽和答案替换规则。
- **页面可用入口**:`下载模板`、`批量导入`、`添加敏感词`、单条 `编辑`、单条 `删除`
- **列表字段**:`敏感词 / 指定回复 / 阻止用户输入 / 联网检索屏蔽 / 操作`
1. 下载模板
- 触发方式:点击顶部 下载模板。
- **实际行为**:直接下载导入模板,不出现中间弹窗。
- **适用场景**:准备批量导入前,先确认 Excel 列结构和布尔值写法。
2. 批量导入敏感词弹窗
- 触发方式:点击 批量导入。
- **弹窗字段**:`选择xlsx文件`、`下载模板`、导入说明、`取消`、`确认导入`
- **导入要求**:页面明确要求 `xlsx`、`UTF-8`、布尔值使用 `是/否`。
3. 添加敏感词弹窗
- 触发方式:点击 添加敏感词。
- **演示输入**:`演示敏感词_20260311`、`该内容涉及敏感词,请修改后再提交。`
- **弹窗字段**:`敏感词`、`指定回复`、`阻止用户输入`、`联网检索屏蔽`、`模型生成答案时替换`、`取消`、`确定`
- **使用说明**:适合新增单条规则或先验证不同拦截开关组合。
4. 编辑敏感词弹窗
- 触发方式:点击列表行内 编辑。
- **实际行为**:弹窗会自动回填已有敏感词和值,便于局部调整。
- **适用场景**:修改现有回复文案、拦截方式或替换策略。
5. 删除确认
- 触发方式:点击列表行内 删除。
- **实际行为**:页面出现二次确认框 `确定删除该敏感词?`
- **风险提示**:确认后会直接删除当前规则,建议先核对是否仍被其他业务依赖。
系统管理-字典管理
- 功能说明:字典管理用于维护系统级键值配置,例如系统名称、版权、语言、Logo 等。
- **页面可用入口**:左侧字典类型切换、`搜索`、`重置`、`新建条目`、单条 `编辑`、单条 `删除`
- **列表字段**:`键(Key) / 名称(Label) / 值(Value) / 启用 / 备注 / 更新时间 / 操作`
1. 字典类型切换与搜索
- 操作步骤:
- 在左侧 `字典类型` 区切换到目标分类,如 `系统信息`、`系统登录配置`。
- 在搜索框中输入键、名称、值或备注。
- 点击 `搜索` 或 `重置`。
- **适用场景**:先缩小配置范围,再对条目执行新增、编辑、删除。
2. 新建字典条目弹窗
- 触发方式:点击 新建条目。
- **演示输入**:`manual_demo_key_20260311`、`操作手册演示条目`、`演示值,不提交保存`
- **弹窗字段**:`条目键`、`显示名称`、`条目值`、`是否启用`、`备注描述`、`取消`、`确定`
- **注意事项**:`条目键` 是后续检索和引用的重要标识,命名应稳定。
3. 编辑字典条目弹窗
- 触发方式:点击列表行内 编辑。
- **实际行为**:`条目键` 为只读,不能直接改键名;其他字段可继续调整。
- **适用场景**:更新条目值、开关状态或备注说明。
4. 删除确认
- 触发方式:点击列表行内 删除。
- **实际行为**:页面弹出 `删除确认` 对话框。
- **真实页面表现**:本次删除确认文案中条目名称显示为空,即 `确定要删除条目 "" 吗?`,删除前需要靠列表位置自行确认目标条目。
系统管理-术语管理
- 功能说明:术语管理分为 术语库 和 术语 两层对象,既能维护术语库,又能维护术语、别名、释义。
- **页面可用入口**:`术语库` 标签页、`术语` 标签页、搜索、筛选、`新建术语库`、`批量导入`、`新建词条`、单条 `编辑`、单条 `删除`、`批量删除`
1. 新建术语库弹窗
- 触发方式:在 术语库 标签页点击 新建术语库。
- **演示输入**:`操作手册演示术语库`
- **弹窗字段**:`术语库标题`、`简介描述`、`取消`、`确定`
- **适用场景**:先建立业务域或行业域,再向其下维护词条。
2. 编辑术语库弹窗
- 触发方式:点击术语库卡片右上角 编辑 图标。
- **实际行为**:页面会自动回填术语库标题和简介。
- **适用场景**:修改术语库名称、简介或语义说明。
3. 删除术语库确认
- 触发方式:点击术语库卡片右上角 删除 图标。
- **实际行为**:会出现强提示,明确说明删除术语库后将同步删除其下所有词条,且不可恢复。
- **风险提示**:这是高风险操作,必须先确认库下是否仍有业务使用中的词条。
4. 术语列表与批量删除状态
- 触发方式:切换到 术语 标签页并勾选至少一条术语。
- **页面可用入口**:`搜索`、`术语库筛选`、`批量删除`、`批量导入`、`新建词条`
- **真实页面表现**:勾选后 `批量删除` 会立刻变成可点击状态。
5. 新建术语弹窗
- 触发方式:在 术语 标签页点击 新建词条。
- **演示输入**:`普陀山`、所属术语库 `医院管理术语`、别名 `海天佛国`
- **弹窗字段**:`术语名称`、`所属术语库`、`别名`、`状态`、`释义内容`、`关闭`、`保存`
- **使用建议**:别名字段支持录入多值标签,适合维护同义词或简称。
6. 批量导入术语弹窗
- 触发方式:点击 批量导入。
- **弹窗字段**:`下载模板`、上传区域、格式说明、`取消`、`导入`
- **导入说明重点**:多别名和多术语库都要求使用英文逗号分隔,且程序从模板第三行开始读取。
7. 编辑术语弹窗
- 触发方式:点击术语列表行内 编辑。
- **实际行为**:页面回填 `术语名称`、`所属术语库`、`别名`、`释义内容`,底部按钮为 `关闭 / 更新`。
- **适用场景**:修正释义、追加别名或调整术语所属分类。
8. 删除术语确认
- 触发方式:点击术语列表行内 删除。
- **实际行为**:会出现二次确认提示 `确定要删除这个术语吗?`
- **风险提示**:单条删除有确认框,但仍建议先确认该术语是否已在业务问答中被引用。
9. 批量删除真实行为
- 触发方式:勾选术语后点击 批量删除。
- **真实页面表现**:本次测试中,页面未出现二次确认,而是直接执行删除并返回成功提示。
- **使用建议**:执行前先复核勾选项,避免误删;如果只是想查看按钮可用状态,建议不要继续点击。
第12章 账号权限
页面简介
### 账号权限-角色管理
- 功能说明:角色管理用于维护角色名称、权限描述和菜单权限,是账号权限体系的起点。
- **页面可用入口**:名称搜索框、`查询`、`重置`、`新增角色`、行内 `设为默认`、`编辑`、`删除`
- **列表字段**:`角色名称 / 权限描述 / 创建时间 / 操作`
1. 新增角色弹窗
- 触发方式:点击页面右上角 新增角色。
- **演示输入**:`操作手册演示角色`、`用于展示角色新增弹窗的字段结构,不提交保存。`
- **弹窗字段**:`角色名称`、`权限描述`、权限树、`取消`、`保存`
- **使用说明**:权限树支持按菜单层级勾选,适合创建新岗位或新职责边界。
2. 编辑角色弹窗
- 触发方式:点击列表行内 编辑。
- **实际行为**:弹窗会自动回填当前角色名称、权限描述和已选权限。
- **适用场景**:调整已有角色权限或补充描述信息时使用。
3. 设为默认确认
- 触发方式:点击列表行内 设为默认。
- **实际行为**:页面弹出二次确认框,按钮为 `取消 / 确认`。
- **真实页面表现**:本次点击 `无权限用户` 行时,确认文案中显示的却是 `知识库测试`,即确认对象名称与当前点击行不一致,确认前需要再次核对。
4. 删除角色确认
- 触发方式:点击列表行内 删除。
- **实际行为**:页面出现二次确认提示 `删除后不可恢复,确认删除?`
- **风险提示**:角色删除后可能影响人员登录后可见菜单和权限边界,建议先确认角色是否仍被人员引用。
账号权限-组织管理
- 功能说明:组织管理用于维护企业、部门和层级结构,同时支持手工新增、批量导入和第三方平台同步。
- **页面可用入口**:搜索框、`查询`、`重置`、`批量操作`、`新增组织`、`导入组织`、`第三方平台导入`、行内 `编辑`、`删除`、`新增下级`
- **列表字段**:`组织名称 / 组织层级 / 人数 / 关联人数 / 操作`
1. 新增组织抽屉
- 触发方式:点击页面右上角 新增组织。
- **演示输入**:`操作手册演示组织`、`演示组织`,上级组织选择 `公司总部`
- **抽屉字段**:`组织名称`、`别名`、`上级组织`、`确定`、`取消`
- **使用说明**:适合新增一级组织或直接挂到现有组织下。
2. 导入组织弹窗
- 触发方式:点击 导入组织。
- **弹窗字段**:上传区域、格式说明、`下载模板`
- **导入要求**:仅支持 `.xls / .xlsx`,页面提示文件大小最大 `50MB`。
3. 第三方平台导入弹窗
- 触发方式:点击 第三方平台导入。
- **弹窗用途**:对接外部组织源并查看当前绑定状态。
- **当前可见平台**:`钉钉`、`企业微信`
- **真实页面表现**:本次页面中 `钉钉` 显示 `已绑定`,`企业微信` 显示 `未绑定`。
4. 第三方平台导入历史记录
- 触发方式:在 第三方平台导入 弹窗中切换到 历史记录。
- **列表字段**:`开始时间 / 平台类型 / 状态 / 结束时间`
- **使用说明**:适合排查同步成功、失败和最近一次同步时间。
5. 编辑组织抽屉
- 触发方式:点击列表行内 编辑。
- **实际行为**:抽屉会回填 `组织名称`、`别名`。
- **真实页面表现**:本次编辑抽屉未展示 `上级组织` 字段,适合做名称类调整,不适合直接改层级。
6. 新增下级组织抽屉
- 触发方式:点击列表行内 新增下级。
- **演示输入**:`操作手册演示子组织`、`演示子组织`
- **抽屉字段**:`组织名称`、`别名`、`确定`、`取消`
- **适用场景**:在当前组织节点下继续补充部门层级。
7. 删除组织确认
- 触发方式:点击列表行内 删除。
- **实际行为**:页面出现强提示 `该操作将永久删除当前组织机构,请慎重操作!`
- **风险提示**:组织删除可能影响人员归属、团队引用和权限继承,删除前应先确认没有活跃成员依赖该节点。
账号权限-团队管理
- 功能说明:团队管理用于在组织结构之外维护协作团队,可单独查看成员、调整成员和删除团队。
- **页面可用入口**:团队名称搜索框、`查询`、`重置`、`新增团队`、`批量删除`、团队卡片上的 `编辑`、`查看成员`、`删除`
- **展示方式**:团队以卡片形式展示,卡片中会直接显示 `人数` 和操作入口。
1. 新增团队抽屉
- 触发方式:点击 新增团队。
- **演示输入**:`操作手册演示团队`、`用于展示团队新增弹窗的示例数据,不提交保存。`
- **抽屉字段**:`团队名称`、`描述`、`团队成员`、`确定`、`取消`
- **补充说明**:点击 `团队成员` 后,会再打开成员选择弹窗,用于从组织架构中添加团队成员。
2. 编辑团队抽屉
- 触发方式:点击团队卡片底部 编辑。
- **实际行为**:抽屉会回填团队名称、描述和当前成员标签。
- **真实页面表现**:本次编辑已有团队时,抽屉标题仍显示为 `新增团队`,标题与实际动作不一致。
3. 查看成员弹窗
- 触发方式:点击团队卡片底部 查看成员。
- **弹窗字段**:成员搜索框、`查询`、`重置`、`批量删除`
- **列表字段**:`人员名称 / 操作`
- **适用场景**:查看团队当前成员、执行单条删除或批量删除。
4. 成员删除确认
- 触发方式:在 团队成员 弹窗中点击行内 删除。
- **实际行为**:页面弹出确认框 `是否删除人员:胡程昊?`
- **风险提示**:确认后会把该成员从当前团队移除,但不会删除人员账号本身。
5. 成员批量删除确认
- 触发方式:在 团队成员 弹窗中勾选成员后点击 批量删除。
- **实际行为**:页面提示 `是否删除选中的成员?`
- **使用建议**:适合一次移除多个成员;若只是查看按钮状态,建议不要继续确认。
6. 删除团队确认
- 触发方式:点击团队卡片底部 删除。
- **实际行为**:以卡片内浮层形式提示 `是否删除当前团队?`
- **注意事项**:删除的是整个团队对象,不只是移除成员。
7. 批量删除团队确认
- 触发方式:勾选团队卡片后点击页面右上角 批量删除。
- **实际行为**:弹窗会明确显示当前选中团队名称,例如 `当前选中团队:项目管理团队`
- **风险提示**:该动作一次可删除多个团队,建议先核对选中状态,再执行确认。
账号权限-人员管理
- 功能说明:人员管理用于维护账号、角色、组织归属和员工交接,是账号权限中最复杂、使用频率最高的页面。
- **页面可用入口**:`人员查找`、`组织/部门`、`账号状态`、`角色`、`查询`、`重置`、`员工交接`、`批量操作`、`添加人员`、`导入人员`、表头设置、行内 `操作`
- **列表字段**:`用户名 / 姓名 / 手机号码 / 角色 / 组织/部门 / 操作`
1. 列表列设置
- 触发方式:点击列表表头右侧设置图标。
- **可配置列**:`姓名`、`手机号码`、`角色`、`组织/部门`、`联系邮箱`、`工号`、`入职时间`、`职务`、`工作国家或地区`、`工作城市`
- **使用说明**:通过开关控制列表显隐,适合按管理员当前巡检目标调整展示字段。
2. 行内操作菜单
- 触发方式:点击人员列表某一行 操作。
- **菜单项**:`编辑`、`角色配置`、`禁用`、`重置密码`
- **使用说明**:这是单人维护的主入口,涉及字段修改、角色调整和账号状态控制。
3. 编辑人员抽屉
- 触发方式:在行内操作菜单点击 编辑。
- **抽屉字段**:`用户名`、`姓名`、`手机号码`、`组织/部门`、`联系邮箱`、`工号`、`入职时间`、`职务`、`工作国家或地区`、`工作城市`
- **真实页面表现**:`用户名` 为只读,不可直接修改。
4. 角色配置弹窗
- 触发方式:在行内操作菜单点击 角色配置。
- **弹窗字段**:`角色选择`、`取消`、`确定`
- **使用说明**:适合补充或移除某个账号的角色标签。
5. 角色选择下拉
- 触发方式:在 角色配置 弹窗中点击 角色选择。
- **本次可见选项**:`无权限用户`、`知识库用户`、`测试`、`合作伙伴体验者`、`知识应用体验者`、`内部员工`、`内部知识运营人员`、`生态体验`、`超级管理员`
- **说明**:该下拉支持多选标签,已选角色会以标签形式展示在输入框中。
6. 禁用确认
- 触发方式:在行内操作菜单点击 禁用。
- **实际行为**:页面出现确认框 `确定要禁用 "谢晓琴" 吗?`
- **风险提示**:禁用后会影响账号正常使用,建议先确认人员是否仍在职或仍需登录系统。
7. 重置密码确认
- 触发方式:在行内操作菜单点击 重置密码。
- **实际行为**:页面明确提示重置后默认密码改为 `123456`
- **风险提示**:这是直接影响账号安全的动作,执行前应确认人员知晓密码重置安排。
8. 添加人员抽屉
- 触发方式:点击页面右上角 添加人员。
- **演示输入**:`manual_demo_user`、`操作手册演示人员`、`13900001234`、`ManualDemo@123`、`manual_demo@example.com`、`AIS-20260312`、`产品运营`、`中国`、`杭州`
- **抽屉字段**:`用户名`、`姓名`、`手机号码`、`组织/部门`、`初始密码`、`联系邮箱`、`工号`、`入职时间`、`职务`、`工作国家或地区`、`工作城市`
- **补充说明**:本次演示中,`组织/部门` 选择了 `公司总部`,仅做字段展示,不提交保存。
9. 导入人员弹窗
- 触发方式:点击 导入人员。
- **弹窗字段**:上传区域、格式说明、`下载模板`
- **导入要求**:页面提示支持 `.xls / .xlsx`,单文件最大 `50MB`。
10. 批量操作模式
- 触发方式:点击 批量操作。
- **页面变化**:列表右侧切换为复选框列,底部出现 `批量变更组织`、`批量禁用/启用`、`批量修改角色`、`退出批量操作`
- **使用说明**:这是多人维护的统一入口,适合一次处理多名员工。
11. 批量变更组织弹窗
- 触发方式:勾选人员后点击底部 批量变更组织。
- **弹窗字段**:组织搜索框、组织列表、已选区域、`添加`
- **使用说明**:适合把多名员工统一追加到新组织或部门。
12. 批量禁用/启用确认
- 触发方式:勾选人员后点击底部 批量禁用/启用
- **实际行为**:页面提示 `确定要让选中的1位员工(禁用/启用)吗?`
- **风险提示**:该操作会一次影响多名账号的可用状态,确认前应核对勾选人数。
13. 批量修改角色弹窗
- 触发方式:勾选人员后点击底部 批量修改角色
- **实际行为**:页面复用 `角色配置` 弹窗结构,仍通过 `角色选择` 多选框配置角色。
- **适用场景**:同一批人员需要统一补角色或撤角色时使用。
14. 员工交接页面
- 触发方式:点击页面右上角 员工交接。
- **页面用途**:处理离职或调岗人员的知识资产交接。
- **页面可用入口**:`待交接人员`、`历史交接记录`、`添加交接员工`
- **业务说明**:页面文案明确指出可一键完成知识库所有权转移和权限回收。
15. 历史交接记录
- 触发方式:进入 员工交接 后切换到 历史交接记录
- **记录信息**:交出人、状态、接收人、完成时间、资源数量统计
- **本次可见统计项**:`文档`、`知识库`、`应用`
16. 设置交接员工弹窗
- 触发方式:在 员工交接 页面点击 添加交接员工
- **演示操作**:勾选 `赵高峰`,仅演示选择状态,不继续提交
- **弹窗字段**:`组织/部门` 筛选、`搜索员工姓名`、员工列表、已选人数、`取消`、`确定`
- **风险提示**:点击 `确定` 后会进入真实交接流程,本次手册编写未继续提交,避免产生新的待交接任务。
第13章 安全审计
页面简介
### 安全审计-系统日志
- 功能说明:系统日志用于追踪用户在各模块中的操作行为,适合用于排查“谁在什么时候做了什么”。
- **页面可用入口**:搜索框、`模块名称` 下拉、`操作类型` 输入框、时间范围、`查询`、`重置`、行内 `展开`
- **列表字段**:`用户名 / 模块名称 / 操作明细 / IP地址 / 操作时间`
1. 关键词查询
- 操作步骤:
- 在搜索框输入关键词,例如 `ChatBot`。
- 点击 `查询`。
- 查看符合条件的日志记录。
- **实际结果**:本次筛选后返回 `2` 条与 `ChatBot` 相关的应用操作日志。
2. 模块名称下拉
- 触发方式:点击筛选区 模块名称。
- **本次可见选项**:`登录认证`、`首页管理`、`知识仓库管理`、`应用中心`、`系统与权限管理`、`智能问答与交互`、`监测中心`、`知识加工`
- **使用说明**:适合先按模块缩小日志范围,再结合关键词或时间进一步排查。
3. 展开日志详情
- 触发方式:点击日志行左侧 展开 图标。
- **展开后字段**:`日志ID`、`模块名称`、`操作状态`、`浏览器`、`浏览器版本`、`平台`、`浏览器Referer`、`系统名称`、`用户Agent`、`变更后数据`
- **使用说明**:适合查看表格里放不下的上下文信息,尤其适用于接口排查和行为回溯。
安全审计-设备登录分析
- 功能说明:设备登录分析用于从组织维度观察在线用户、活跃设备、设备类型分布和登录明细。
- **页面可用入口**:搜索框、状态下拉、设备下拉、时间范围下拉、`查询`、`重置`、`导出`
- **页面结构**:上半部分为统计卡片和图表,下半部分为 `登录明细` 列表。
1. 状态下拉
- 触发方式:点击 所有状态。
- **本次可见选项**:`所有状态`、`仅成功`、`仅失败`
- **适用场景**:排查失败登录时,可直接切换到 `仅失败` 聚焦异常行为。
2. 时间范围下拉
- 触发方式:点击 今天。
- **本次可见选项**:`今天`、`昨天`、`最近 7 天`、`最近 30 天`、`自定义`
- **使用说明**:这是登录明细最常用的筛选入口,适合做近端巡检和周期复盘。
3. 自定义时间范围
- 触发方式:在时间范围中选择 自定义
- **页面变化**:原快捷下拉右侧会展开 `开始时间 / 结束时间` 输入框
- **注意事项**:如果切到 `自定义` 却没有填写开始和结束时间,导出时会被拦截。
4. 导出真实行为
- 触发方式:点击 导出
- **真实页面表现 1**:当时间范围为 `自定义` 且未填写开始、结束时间时,页面提示 `请选择自定义时间范围`
- **真实页面表现 2**:恢复到默认 `今天` 后再次点击 `导出`,页面会直接下载文件,不出现二次确认
- **本次下载文件名**:`登录明细_20260312101555.xlsx`
安全审计-登录安全配置
- 功能说明:登录安全配置用于统一维护登录失败锁定、设备管控、白名单和默认恢复策略,是管理员最重要的安全策略配置页之一。
- **页面可用入口**:多个策略开关、数值输入框、白名单搜索、`添加用户`、`清空白名单`、`恢复默认`、`保存配置`
- **高风险按钮**:`清空白名单`、`恢复默认`、`保存配置`
1. 启用登录失败锁定
- 触发方式:打开 启用登录失败锁定 开关
- **展开字段**:`最大允许失败次数`、`锁定时长`
- **页面提示**:会同步显示安全提示区,明确写出达到失败次数后将锁定账号的分钟数
- **使用建议**:适合把暴力破解风险控制在 `3-5` 次失败范围内。
2. 启用白名单
- 触发方式:打开 启用白名单 开关
- **页面变化**:白名单搜索框和 `添加用户` 按钮会从禁用状态切换为可用
- **适用场景**:给管理员或特殊账号配置绕过设备数限制的例外规则。
3. 白名单用户搜索
- 触发方式:点击白名单搜索框
- **本次可见候选**:`16666666666`、`谢三妹`、`zgf`、`huchenghao`、`lanhaichen`、`xiaoymin`、`liuyang`、`yuanwai`、`lyuxl`、`shujinghuan`
- **搜索方式**:页面提示支持 `用户名 / 姓名 / 手机号`
4. 添加白名单用户
- 演示操作:本次选择了 zgf
- **真实页面表现**:点击 `添加用户` 后,页面提示 `已添加到白名单(待保存)`
- **注意事项**:此时只是加入待保存状态,只有继续点击 `保存配置` 后才会真正落库。
5. 清空白名单确认
- 触发方式:白名单中已有待保存或已保存用户后,点击 清空白名单
- **实际行为**:页面弹出确认框,明确提示当前白名单用户数量,以及清空后将不再绕过设备限制
- **风险提示**:这会影响已有特殊账号的设备限制规则,确认前必须复核。
6. 恢复默认确认
- 触发方式:点击底部 恢复默认
- **实际行为**:页面弹出确认框 `确认恢复默认配置?`
- **风险提示**:恢复默认会覆盖当前整页设备登录配置,不只是某一个开关或字段。
7. 保存配置真实行为
- 触发方式:点击底部 保存配置
- **真实页面表现**:页面直接保存当前配置,并给出成功提示,未出现额外二次确认
- **本次结果**:在恢复原始页面后点击保存,页面提示 `SUCCESS`
- **使用建议**:保存前应先确认所有开关、数值和白名单状态,因为点击后会立即生效。
安全审计-我的设备
- 功能说明:我的设备用于从当前账号视角管理已登录设备,适合自查历史登录终端并处理异常设备。
- **页面可用入口**:设备卡片右上角 `more`、行内 `登出设备`、底部 `登出所有其他设备`
- **页面结构**:顶部显示活跃设备数和设备名额,主体以设备卡片形式展示终端信息。
1. 设备更多操作菜单
- 触发方式:点击设备卡片右上角 more
- **本次菜单项**:`登出设备`
- **使用说明**:适合只处理单台可疑终端,而不影响其他设备。
2. 登出设备确认
- 触发方式:在设备更多操作菜单中点击 登出设备
- **实际行为**:页面弹出确认框 `确定要登出设备「Mac」吗?该设备需要重新登录。`
- **风险提示**:确认后该设备上的当前会话会被立即中断。
3. 登出所有其他设备按钮状态
- 按钮位置:页面底部 安全操作 区
- **真实页面表现**:本次账号页面中,`登出所有其他设备` 按钮为禁用状态,无法直接点击
第14章 内容与工具
页面简介
### 内容与工具-通知管理
页面总览与筛选

是否置顶 下拉项实测包含 全部 / 是 / 否,适合快速区分置顶公告与普通公告。
##### 新增通知
标题:必填。标题样式:可修改标题颜色,并可勾选字体加粗。内容:正文编辑区。发布时间:必填时间选择器。到期时间:可选长期有效或设定失效时间。是否置顶:可选否 / 是。- 底部按钮:`新增 / 取消`。
点击标题颜色值会展开颜色输入层,当前页展示为 HEX 输入框,适合按品牌色或公告级别自定义标题颜色。
##### 编辑通知
##### 删除通知
### 内容与工具-标签管理
页面总览
右侧列表核心按钮为 查询 / 重置 / 新增标签。左侧标签组标题旁还提供两个图标按钮:
添加标签组批量删除
标签组更多菜单

添加 和全局的 添加标签组 会打开同一套分组弹窗;编辑 会回填当前标签组名称;删除 会弹出“是否删除当前标签组”的确认框。
新增标签
标签类型标签名称标签组- 底部按钮 `确定 / 取消`
知识库页面文档应用中心提示词
##### 添加标签组
##### 编辑标签
##### 删除标签与删除标签组

### 内容与工具-提示词
页面总览
全部统计按钮- 分类按钮,例如 `TorchV KB产品线`
添加分类按钮添加提示词按钮搜索提示词...
##### 添加分类
分类名称描述分类颜色预设色块- 底部按钮 `取消 / 保存`
##### 添加提示词
标题描述分类标签提示词内容- 底部按钮 `取消 / 保存`
- 标题:`操作手册演示提示词`
- 描述:`用于演示提示词页面新增表单的填写方式`
- 分类:`TorchV KB产品线`
- 标签:`演示标签`
##### 编辑提示词
##### 复制提示词
##### 删除提示词与分类删除校验
分类按钮右侧的关闭图标并不是简单清空筛选。实测点击后会尝试删除分类;若该分类下仍有关联提示词,页面会直接提示“该分类下还有提示词,请先移动或删除这些提示词”。
### 内容与工具-文档模版
页面总览
- 分组入口 `全部`
- 现有分组,例如 `TorchV管理`
搜索批量操作创建模板
##### 创建分组
分组标题区的删除图标不会直接删除,而是先展开 重命名 / 删除 菜单。点击删除后,页面会提示“确定要删除分组 TorchV管理 吗?删除之后,自动解绑关联的模板!”。
创建模板
- 返回按钮
- 模板标题输入框
- 分组下拉
更新按钮
##### 编辑模板
##### 预览模板
##### 批量操作与删除
添加至分组批量删除退出批量操作
本次验证到两个重要真实行为:
- 未勾选任何模板时,点击 `添加至分组` 会直接提示 `请选择需要添加至分组的模板!`
- 未勾选任何模板时,点击 `批量删除` 仍然会弹出通用确认框 `确定要删除吗?`
### 内容与工具-下载中心
页面总览
开始日期结束日期名称状态查询重置
##### 状态下拉
状态 下拉项实测包含:
待执行失败成功
### 内容与工具-水印设置
页面总览
全局应用开关水印模式- 员工信息字段勾选项
水印时间字体大小字体颜色透明度水印旋转角度更新
##### 自定义文字水印
##### 更新保存
## 第15章 开放平台与财务中心
页面简介
### 开放平台-三方平台
- 功能说明:三方平台用于维护免登平台配置,是外部组织源、外部账号免密登录和平台联通的统一入口。
- **页面可用入口**:平台卡片、平台状态标签、配置表单、`回调地址`、`免登地址`、说明折叠区、`保存`、`解绑`
- **当前可见平台状态**:`钉钉` 为 `已绑定`,`OAuth2`、`飞书`、`企业微信` 为 `未绑定`
- **高风险按钮**:`解绑`
1. 钉钉平台配置总览
- 当前配置字段:CorpId、ClientId、ClientSecret、Scope、回调地址、免登地址
- **当前页面用途**:适合先核对平台是否已绑定,再检查回调地址、免登地址和底部操作按钮是否齐全。
- **使用说明**:如果只是做巡检,通常优先查看 `已绑定 / 未绑定` 状态和底部 `保存 / 解绑` 是否可用,不建议直接改动表单值。
2. 钉钉免登说明展开
- 触发方式:点击钉钉配置中的 关于钉钉免登的说明
- **展开内容**:创建网页应用、设置移动端/PC 端首页地址、设置重定向 URL、设置回调域名、开通权限、发布钉钉应用
- **真实页面表现**:说明末尾会明确引导到 `管理中心 > 账号权限 > 组织管理 > 第三方平台导入` 继续做 `校验 / 同步数据`
- **使用建议**:这块说明不是纯提示文案,而是完整的接入路径;如果接入失败,应优先按说明逐项复核钉钉后台配置。
3. OAuth2 保存校验
- 触发方式:点击 OAuth2 卡片后,直接点击底部 保存
- **必填字段**:`ClientId`、`ClientSecret`、`Scope`、`AuthUrl`、`TokenUrl`、`UserUrl`
- **真实页面表现**:本次空表单保存后,页面逐项提示 `请输入ClientId / ClientSecret / Scope / AuthUrl / TokenUrl / UserUrl`
- **适用场景**:适合在配置第三方 OAuth2 免登前先确认系统要求哪些接口地址和授权参数。
4. 企业微信自定义 Scope 与保存校验
- 触发方式:点击 企业微信 卡片,切换 Scope 到 自定义,再点击 保存
- **页面可配字段**:`CorpId`、`AgentId`、`CorpSecret`、`Scope` 单选、`自定义 Scope` 输入框、`回调地址`、`免登地址`
- **Scope 可选项**:`snsapi_base`、`snsapi_privateinfo`、`自定义`
- **真实页面表现 1**:选择 `自定义` 后,页面会新增 `请输入自定义 scope` 输入框
- **真实页面表现 2**:点击 `关于企业微信免登的说明` 后,会展开企业微信 OAuth2 接入说明,并解释 `snsapi_base` 与 `snsapi_privateinfo` 的差异
- **真实页面表现 3**:在空表单状态点击 `保存`,页面提示 `请输入CorpId / AgentId / CorpSecret / 自定义 Scope`
- **补充说明**:本次点击 `飞书` 卡片时,页面仅提示 `当前平台暂未开放`,未进入单独配置表单。
5. 钉钉解绑确认
- 触发方式:在已绑定的钉钉配置区点击 解绑
- **实际行为**:页面弹出确认框 `确认解绑钉钉平台吗?`
- **确认按钮**:`取消 / 确定`
- **风险提示**:确认后会中断当前平台绑定关系,可能连带影响免登和第三方同步能力;如果只是核对弹窗,建议停留在确认框阶段,不要继续点 `确定`。
开放平台-开放密钥
- 功能说明:开放密钥用于创建、编辑、复制和删除 API Key,是对外接口调用凭证的统一管理页。
- **页面可用入口**:顶部风险提示、`创建`、密钥复制图标、行内 `编辑 / 删除`、分页条数下拉
- **列表字段**:`名称 / 开放密钥 / 创建时间 / 到期时间 / 描述信息 / 操作`
- **真实页面提示**:顶部明确说明 `API key 生成后,将不会再次显示`
1. 创建 API Key 弹窗
- 触发方式:点击页面右上角 创建
- **演示输入**:`操作手册演示API Key`、`用于展示创建 API key 弹窗字段结构,不提交保存。`
- **弹窗字段**:`名称`、`描述信息`、`到期时间`、`权限列表`、`关闭`、`创建`
- **到期时间默认值**:`7天`
- **使用说明**:创建时需要同时考虑有效期和权限范围,避免给第三方系统发放过期时间过长、权限过大的 Key。
2. 权限批量选择与展开
- 触发方式:在 创建 API key 弹窗中点击 批量选择
- **本次演示操作**:勾选 `知识管理` 分组,再展开该分组查看明细
- **真实页面表现 1**:未勾选任何分组前,批量条显示 `批量将 0 个权限改为`,`确定` 按钮为禁用状态
- **真实页面表现 2**:勾选 `知识管理` 后,批量条切换为 `批量将 4 个权限改为 只读`
- **展开后可见权限**:`知识库分类`、`知识库容器`、`知识库文件`、`知识库文件预览`
- **注意事项**:本次测试中,子权限右侧状态下拉在批量操作阶段处于禁用样式,必须先完成批量动作或切换操作方式,再进一步调整。
3. 编辑 API Key 弹窗
- 触发方式:点击列表第一行 编辑
- **实际行为**:抽屉会自动回填已有 `名称`、`描述信息`、`到期时间` 和权限汇总
- **本次实际回填值**:名称为 `截图上传`,到期时间显示 `7天`,权限区展示各模块 `不可访问 / 只读 / 读写` 汇总
- **适用场景**:适合缩短到期时间、补充说明文本或调整已有 Key 的权限边界。
4. 删除确认
- 触发方式:点击列表第一行 删除
- **实际行为**:删除确认不是居中弹窗,而是直接出现在当前行右侧的浮层确认框
- **确认文案**:`删除后不可恢复,确认删除?`
- **风险提示**:删除后对应调用方会失去接口访问能力;如果该 Key 已投产,删除前应先完成调用方切换。
5. 复制密钥入口

- **触发方式**:点击列表中 `开放密钥` 单元格右侧复制图标
- **真实页面表现**:本次测试点击后页面出现 `复制成功` 提示
- **截图说明**:由于成功提示停留时间较短,截图重点保留了复制图标所在位置和行内操作区域
- **使用说明**:由于列表只展示脱敏后的 Key,复制动作通常用于把完整 Key 交给接口调用方;复制后应避免继续通过聊天工具、公开文档等高风险渠道传播。
财务中心-费用明细

- **功能说明**:费用明细用于按时间和模型查看消息级成本,是模型计费核对和异常消耗排查的明细页面。
- **页面可用入口**:开始日期、结束日期、`模型` 下拉、`查询`、`重置`、行内 `展开行`
- **列表字段**:`消息Id / 时间 / 调用模型 / Token / 总消耗金额(元) / 行为`
- **默认时间范围**:本次进入页面时默认为 `2026-03-06` 到 `2026-03-12`
1. 模型下拉

- **触发方式**:点击筛选区 `请选择模型`
- **本次可见选项**:`qwen3-32b`、`deepseek-V3`、`qwen-vl-max`、`deepseek-coder`、`deepseek-reasoner`、`text-embedding-v1`、`text-embedding-v4`、`text-embedding-v3`、`Qwen3-Embedding-0.6B`、`Qwen3-Embedding-8B`
- **适用场景**:适合按单模型排查费用波动,尤其适用于大模型与 Embedding 模型混用场景。
2. qwen3-32b 筛选结果

- **演示操作**:选择 `qwen3-32b` 后点击 `查询`
- **真实页面表现**:本次筛选后页面返回 `34` 条记录
- **本次可见行为类型**:`检索生成`、`意图生成`
- **使用说明**:如果要核对某一模型当天费用,先按模型过滤,再结合消息 ID 和行为类型逐条排查最有效。
3. 展开费用明细

- **触发方式**:点击列表首行左侧 `展开行`
- **展开后字段**:`模型千token价格`、`输入token`、`输入token价格`、`输出token数量`、`输出token价格`
- **本次实际明细**:`模型千token价格:¥0.005`、`输入token:1683`、`输入token价格:¥0.003366`、`输出token数量:143`、`输出token价格:¥0.001144`
- **适用场景**:适合解释“为什么这一条消息更贵”,也适合作为财务与算法侧对账的基础依据。
4. 重置条件真实行为

- **触发方式**:点击筛选区 `重置`
- **真实页面表现**:本次测试中,`重置` 会清空模型筛选并恢复全量结果,记录数从 `34` 条回到 `139` 条
- **使用建议**:结束单模型排查后,建议及时 `重置`,避免后续继续在过滤状态下误判费用走势。
财务中心-资源包

- **功能说明**:资源包用于查看企业当前已分配或已生效的资源包,不负责购买和创建,只负责查询与核对。
- **页面可用入口**:资源包列表、分页页码、`10 条/页` 下拉
- **列表字段**:`订单Id / 资源包类型 / 资源包额度 / 状态 / 生效时间 / 到期时间`
- **本次实际记录**:订单 `1950133980635140096`,类型 `【赠送】系统资源包`,额度 `18000.00 元`,状态 `已使用`,生效时间 `2025-07-29`,到期时间 `2029-08-31`
1. 页面总览

- **页面定位**:当前页面偏查询视图,没有 `新增 / 购买 / 续费` 类按钮
- **真实页面表现**:本次账号下仅有 `1` 条资源包记录,因此上一页、下一页按钮均为禁用状态
- **使用说明**:更适合做资源有效期巡检,而不是做交易操作。
2. 分页条数下拉

- **触发方式**:点击右下角 `10 条/页`
- **本次可见选项**:`10 条/页`、`20 条/页`、`50 条/页`、`100 条/页`
- **使用说明**:当资源包记录较多时,可以通过这个下拉调整单页承载量;当前页面只有 `1` 条记录,因此切换条数不会改变页码数量。
- 文档说明
- 阅读约定
- 目录
- 第1章 主页
- 页面简介
- 主页介绍
- 全局知识库内容AI检索问答
- 查看系统通知
- 查看版本记录
- 问题反馈
- 授权信息
- 修改密码
- 第2章 工作台
- 页面简介
- 工作台主页面概览
- 最近访问查看
- 关注与收藏查看
- 推荐知识库设置
- 新增推荐知识库
- 推荐知识库必填校验
- 自定义工作台概览
- 添加布局模块
- 组件设置
- 删除布局
- 第3章 知识库
- 页面简介
- 知识库列表
- 分类筛选
- 标签筛选
- 搜索知识库
- 创建知识库
- 第4章 测试知识库
- 页面简介
- 知识库首页与基础信息
- 热门文档查看
- 文档搜索与目录导航
- 文档标题搜索(示例)
- 根目录新建菜单
- 根目录更多操作
- 目录项操作
- 创建文件夹(示例)
- 侧边栏导入区
- 新建内容
- 上传菜单
- 模版库(示例)
- 数据源同步
- 检索调试参数
- 检索调试演示(示例)
- 问答调试参数与对话区
- Prompt编写与发布
- Prompt模版(示例)
- 问答调试演示(示例)
- API文档
- 第5章 知识加工
- 页面简介
- 更多操作菜单
- 流程编辑器总览
- 触发条件选择
- Webhook触发配置(示例)
- 执行动作选择
- AI大模型配置(示例)
- 权限配置
- 添加协作者(示例)
- 检查单
- 历史版本
- 运行记录
- 调试失败
- 删除流程确认
- 第6章 应用中心
- 页面简介
- 应用中心总览
- 我的应用搜索与筛选(示例)
- 卡片快捷操作
- 添加应用(示例)
- 模板运行页与创建应用
- 基础配置
- 知识库配置
- 界面配置
- 导航配置
- 参数配置
- Prompt编写
- 对话调试与发布
- 成员管理
- 企业集成
- 分享与发布
- 运营记录
- 应用首页运行态
- 不同应用类型后台差异
- 第7章 运营中心
- 页面简介
- 知识资产分析总览
- 知识资产增长趋势
- 模型监控分析总览
- 模型监控时间范围切换
- 模型调用统计筛选(示例)
- 模型调用明细筛选(示例)
- 问答反馈分析总览
- AI优化建议
- 问答明细筛选(示例)
- 对话记录详情
- 反馈明细筛选(示例)
- 反馈明细展开详情
- 反馈处理流程
- 反馈处理知识库选择
- 第8章 管理中心概览
- 页面简介
- 使用建议
- 第9章 通用设置
- 页面简介
- 系统Logo预览
- 系统Logo更换入口
- 系统名称必填校验
- 提交保存
- 第10章 模型管理
- 页面简介
- 新增大语言模型
- 模型品牌选择
- 新增 Embedding 模型
- 新增 Rerank 模型
- 新增 OCR 模型
- 复刻模型
- 编辑模型
- 删除模型
- 第11章 系统管理
- 页面简介
- 系统管理-全局设置
- 系统管理-敏感词设置
- 系统管理-字典管理
- 系统管理-术语管理
- 第12章 账号权限
- 页面简介
- 账号权限-组织管理
- 账号权限-团队管理
- 账号权限-人员管理
- 第13章 安全审计
- 页面简介
- 安全审计-设备登录分析
- 安全审计-登录安全配置
- 安全审计-我的设备
- 第14章 内容与工具
- 页面简介
- 页面简介
- 开放平台-开放密钥
- 财务中心-费用明细
- 财务中心-资源包